Microsoft Foundry Integration
| Version | 0.10.0
|
| Subscription level What's this? |
Basic |
| Developed by What's this? |
Elastic |
| Ingestion method(s) | API, Azure Event Hub |
| Minimum Kibana version(s) | 9.3.0 9.2.4 |
To use pre-release integrations, go to the Integrations page in Kibana, scroll down, and toggle on the Display beta integrations option.
Microsoft Foundry provides a comprehensive suite of AI services that enable developers to build, deploy, and manage AI solutions efficiently. The Microsoft Foundry integration collects metrics through Azure Monitor, facilitating robust monitoring and operational insights.
Elastic Agent must be installed. For more details, check the Elastic Agent installation instructions. You can install only one Elastic Agent per host.
Elastic Agent is required to collect data from Azure and ship the data to Elastic, where the events will then be processed via the integration's ingest pipelines.
Agentless integrations allow you to collect data without having to manage Elastic Agent in your cloud. They make manual agent deployment unnecessary, so you can focus on your data instead of the agent that collects it. For more information, refer to Agentless integrations
Agentless deployments are only supported in Elastic Serverless and Elastic Cloud environments. This functionality is in beta and is subject to change. Beta features are not subject to the support SLA of official GA features.
Agentless deployment is currently supported for Microsoft Foundry metrics only. Log collection is not available via agentless and requires a traditional Elastic Agent deployment.
The Microsoft Foundry logs data stream captures the gateway log events. These are the supported Azure log categories:
| Data Stream | Log Category |
|---|---|
| logs | Audit |
| logs | RequestResponse |
| logs | ApiManagementGatewayLogs |
Refer to the Azure Logs page for more information on how to set up and use this integration.
Authentication (Event Hub): The Event Hub input supports two authentication methods: connection string (default) and client secret (Microsoft Entra ID). For setup steps, required RBAC roles (Azure Event Hubs Data Receiver, Storage Blob Data Contributor), and configuration options, see the Azure Logs integration or Filebeat azure-eventhub input documentation.
The Microsoft Foundry provides native logging and monitoring to track the telemetry of the service. The Audit and RequestResponse log categories come under the native logging. However, the default logging doesn't log the inputs and outputs of the service. This is useful to ensure that the services operates as expected.
The API Management services provide the advanced logging capabilities. The ApiManagementGatewayLogs category comes under the advanced logging. This is not directly available in the Microsoft Foundry service itself. You have to set up the API Management services in Azure to access the Microsoft Foundry models. When the setup is complete, add the diagnostic setting for the API Management service.
For more information on how to implement the comprehensive solution using API Management services to monitor the Microsoft Foundry services, check the Microsoft Foundry API page.
Diagnostic settings
Enable the category Logs related to ApiManagement Gateway to stream the logs to the event hub.
┌──────────────────┐ ┌──────────────┐ ┌─────────────────┐
│ APIM service │ │ Diagnostic │ │ Event Hub │
│ <<source>> │─────▶│ settings │────▶│ <<destination>> │
└──────────────────┘ └──────────────┘ └─────────────────┘
The metrics data stream collects the cognitive service metrics that is specific to the Microsoft Foundry service.
Model HTTP Request Metrics:
Requests: Total number of calls made to the model API over a period of time.
Model HTTP Latency Metrics:
Latency: Measures time taken to process the first byte of response, last byte of response and the request latency.
Model Usage Metrics:
Token Usage: Number of prompt tokens processed (input), generated completion tokens (output) and the total tokens of a model.
Before you start, check the Authentication and costs section.
Follow these step-by-step instructions on how to set up an Azure metrics integration.
Period:: (string) Reporting interval. Metrics will have a timegrain of 5 minutes, so the Period configuration option for azure_ai_foundry should have a value of 300s or multiple of 300sfor relevant results.
Resource IDs:: ([]string) The fully qualified ID's of the resource, including the resource name and resource type. Has the format /subscriptions/{guid}/resourceGroups/{resource-group-name}/providers/{resource-provider-namespace}/{resource-type}/{resource-name}. Should return a list of resources.
Resource Groups:: ([]string) This option will return all Microsoft Foundry services inside the resource group.
If no resource filter is specified, then all Microsoft Foundry services inside the entire subscription will be considered.
The primary aggregation value will be retrieved for all the metrics contained in the namespaces. The aggregation options are avg, sum, min, max, total, count.
Example
{
"@timestamp": "2024-07-02T06:31:31.446Z",
"azure": {
"ai_foundry": {
"category": "GatewayLogs",
"correlation_id": "99789635-18d0-480f-8182-a3a3c477a6a4",
"deployment_version": "0.44.18652.0",
"duration_ms": 176,
"is_request_success": true,
"location": "East US",
"operation_name": "Microsoft.ApiManagement/GatewayLogs",
"properties": {
"api_id": "azure-ai-foundry-apim-api",
"api_revision": "1",
"backend_method": "POST",
"backend_protocol": "HTTP/1.1",
"backend_request_body": {
"messages": [
{
"content": "Suggest me a book to read this week?",
"role": "user"
}
],
"model": "gpt-chat-pilot"
},
"backend_response_body": {
"choices": [
{
"finish_reason": "stop",
"index": 0,
"message": {
"content": "Of course! Here are a few varied suggestions, depending on what you’re in the mood for:\n\n**1. Fiction:** \n*“The Night Circus”* by Erin Morgenstern – A magical, imaginative, and beautifully written novel with a captivating atmosphere.\n\n**2. Mystery/Thriller:** \n*“The Thursday Murder Club”* by Richard Osman – A witty and clever mystery set in a quiet English retirement village.\n\n**3. Non-Fiction:** \n*“Atomic Habits”* by James Clear – A practical and engaging guide to building better habits and making positive changes.\n\n**4. Science Fiction:** \n*“Project Hail Mary”* by Andy Weir – Fast-paced, humorous, and inventive, from the author of *The Martian*.\n\nIf you tell me a bit about your interests, I can make a more personalized recommendation!",
"role": "assistant"
}
}
],
"created": 1719901891,
"id": "chatcmpl-9gRL14hGa8nQstOJKvLjh7EyulsnT",
"model": "gpt-35-turbo",
"object": "chat.completion",
"usage": {
"input_tokens": 16,
"output_tokens": 176,
"total_tokens": 192
}
},
"backend_response_code": 200,
"backend_time": 176,
"backend_url": "https://obs-aifoundry-test-01.aifoundry.azure.com/aifoundry/deployments/gpt-chat-pilot/chat/completions?api-version=2024-02-15-preview",
"cache": "none",
"client_protocol": "HTTP/1.1",
"client_tls_version": "1.3",
"operation_id": "ChatCompletions_Create",
"request_length": 536,
"response_length": 1604
},
"sku": "Basic",
"truncated": 0
},
"resource": {
"id": "/subscriptions/12345cabcb4-86e8-404f-a3d2-1dc9982f45ca/resourcegroups/obs-aifoundry-apim-test/providers/microsoft.apimanagement/service/azure-aifoundry-apm"
}
},
"cloud": {
"provider": "azure"
},
"event": {
"duration": 176000000,
"outcome": "success"
},
"http": {
"request": {
"method": "POST"
},
"response": {
"status_code": 200
}
},
"log": {
"level": "4"
},
"source": {
"as": {
"number": 29518,
"organization": {
"name": "Bredband2 AB"
}
},
"geo": {
"city_name": "Linköping",
"continent_name": "Europe",
"country_iso_code": "SE",
"country_name": "Sweden",
"location": {
"lat": 58.4167,
"lon": 15.6167
},
"region_iso_code": "SE-E",
"region_name": "Östergötland County"
},
"ip": "89.160.20.156"
},
"url": {
"domain": "azure-aifoundry-apm.azure-api.net",
"original": "https://azure-aifoundry-apm.azure-api.net/deployments/gpt-chat-pilot/chat/completions?api-version=2024-02-15-preview",
"path": "/deployments/gpt-chat-pilot/chat/completions",
"query": "api-version=2024-02-15-preview",
"scheme": "https"
}
}
ECS Field Reference
For more details on ECS fields, check the ECS Field Reference documentation.
Exported fields
| Field | Description | Type |
|---|---|---|
| @timestamp | Event timestamp. | date |
| azure.ai_foundry.asset_identity | The asset identity key. | keyword |
| azure.ai_foundry.caller_ip_address | The client IP address. (x - last octet masked). | keyword |
| azure.ai_foundry.category | The log category name. | keyword |
| azure.ai_foundry.correlation_id | The correlation id as key. | keyword |
| azure.ai_foundry.deployment_version | The deployment version. | keyword |
| azure.ai_foundry.duration_ms | Time taken to process the request in milliseconds. | long |
| azure.ai_foundry.event | The event type of the service request. | keyword |
| azure.ai_foundry.is_request_success | True if the request is success else return false. | boolean |
| azure.ai_foundry.location | The location. | keyword |
| azure.ai_foundry.operation_name | The log action performed. | keyword |
| azure.ai_foundry.properties.api_id | The request API Id. | keyword |
| azure.ai_foundry.properties.api_name | The API name of the request. | keyword |
| azure.ai_foundry.properties.api_revision | The request API revision. | keyword |
| azure.ai_foundry.properties.backend_id | Backend id. | keyword |
| azure.ai_foundry.properties.backend_method | The backend request method. | keyword |
| azure.ai_foundry.properties.backend_protocol | The backend protocol. | keyword |
| azure.ai_foundry.properties.backend_request_body.messages.content | The prompt input. | keyword |
| azure.ai_foundry.properties.backend_request_body.messages.role | The API access role. | keyword |
| azure.ai_foundry.properties.backend_request_body.model | The model name. | keyword |
| azure.ai_foundry.properties.backend_response_body.choices.content_filter_results.custom_blocklists.filtered | Request filtered by custom blocklist. | boolean |
| azure.ai_foundry.properties.backend_response_body.choices.content_filter_results.custom_blocklists.id | The custom blocklist id. | keyword |
| azure.ai_foundry.properties.backend_response_body.choices.content_filter_results.hate.filtered | True if the content filtered based on severity level. | boolean |
| azure.ai_foundry.properties.backend_response_body.choices.content_filter_results.hate.severity | The severity levels (safe, low, medium, and high) for hate category. | keyword |
| azure.ai_foundry.properties.backend_response_body.choices.content_filter_results.jailbreak.detected | True if the jailbreak risk detected. | boolean |
| azure.ai_foundry.properties.backend_response_body.choices.content_filter_results.jailbreak.filtered | True if the content filtered for jailbreak category. | boolean |
| azure.ai_foundry.properties.backend_response_body.choices.content_filter_results.profanity.detected | The profanity detected. | boolean |
| azure.ai_foundry.properties.backend_response_body.choices.content_filter_results.profanity.filtered | Filtered by profanity. | boolean |
| azure.ai_foundry.properties.backend_response_body.choices.content_filter_results.protected_material_code.citation.license | The license of the repository | keyword |
| azure.ai_foundry.properties.backend_response_body.choices.content_filter_results.protected_material_code.citation.url | Example citation of public GitHub repository where code snippet was found. | keyword |
| azure.ai_foundry.properties.backend_response_body.choices.content_filter_results.protected_material_code.detected | The protected material code detected. | boolean |
| azure.ai_foundry.properties.backend_response_body.choices.content_filter_results.protected_material_code.filtered | Filtered by protected material code. | boolean |
| azure.ai_foundry.properties.backend_response_body.choices.content_filter_results.protected_material_text.detected | The protected material text detected. | boolean |
| azure.ai_foundry.properties.backend_response_body.choices.content_filter_results.protected_material_text.filtered | Filtered by protected material text. | boolean |
| azure.ai_foundry.properties.backend_response_body.choices.content_filter_results.self_harm.filtered | True if the content filtered based on severity level. | boolean |
| azure.ai_foundry.properties.backend_response_body.choices.content_filter_results.self_harm.severity | The severity levels (safe, low, medium, and high) for self-harm category. | keyword |
| azure.ai_foundry.properties.backend_response_body.choices.content_filter_results.sexual.filtered | True if the content filtered based on severity level. | boolean |
| azure.ai_foundry.properties.backend_response_body.choices.content_filter_results.sexual.severity | The severity levels (safe, low, medium, and high) for sexual category. | keyword |
| azure.ai_foundry.properties.backend_response_body.choices.content_filter_results.ungrounded_material.details.completion_end_offset | End offset of the ungrounded completion content. | long |
| azure.ai_foundry.properties.backend_response_body.choices.content_filter_results.ungrounded_material.details.completion_start_offset | Start offset of the ungrounded completion content. | long |
| azure.ai_foundry.properties.backend_response_body.choices.content_filter_results.ungrounded_material.detected | Ungrounded completion content was detected. | boolean |
| azure.ai_foundry.properties.backend_response_body.choices.content_filter_results.ungrounded_material.filtered | Filtered by ungrounded completion content. | boolean |
| azure.ai_foundry.properties.backend_response_body.choices.content_filter_results.violence.filtered | True if the content filtered based on severity level. | boolean |
| azure.ai_foundry.properties.backend_response_body.choices.content_filter_results.violence.severity | The severity levels (safe, low, medium, and high) for violence category. | keyword |
| azure.ai_foundry.properties.backend_response_body.choices.finish_reason | A string indicating the reason why the response was generated (e.g., "max_tokens"). | keyword |
| azure.ai_foundry.properties.backend_response_body.choices.index | The index of the response in the array. | long |
| azure.ai_foundry.properties.backend_response_body.choices.logprobs | An object containing information about the probability distribution over possible responses. | flattened |
| azure.ai_foundry.properties.backend_response_body.choices.message.content | The response text content. | keyword |
| azure.ai_foundry.properties.backend_response_body.choices.message.role | The API access role. | keyword |
| azure.ai_foundry.properties.backend_response_body.content_filtered_categories.category_name | The categories (self-harm, hate, sexual, violence). | keyword |
| azure.ai_foundry.properties.backend_response_body.content_filtered_categories.severity | The severity levels (safe, low, medium, and high). | keyword |
| azure.ai_foundry.properties.backend_response_body.created | The timestamp when the request was created. | long |
| azure.ai_foundry.properties.backend_response_body.error.code | The error code. | keyword |
| azure.ai_foundry.properties.backend_response_body.error.innererror.code | The error code. | keyword |
| azure.ai_foundry.properties.backend_response_body.error.innererror.content_filter_result.custom_blocklists.filtered | Request filtered by custom blocklist. | boolean |
| azure.ai_foundry.properties.backend_response_body.error.innererror.content_filter_result.custom_blocklists.id | The custom blocklist id. | keyword |
| azure.ai_foundry.properties.backend_response_body.error.innererror.content_filter_result.hate.filtered | True if the content filtered based on severity level. | boolean |
| azure.ai_foundry.properties.backend_response_body.error.innererror.content_filter_result.hate.severity | The severity levels (safe, low, medium, and high) for hate category. | keyword |
| azure.ai_foundry.properties.backend_response_body.error.innererror.content_filter_result.jailbreak.detected | True if jailbreak risk is detected. | boolean |
| azure.ai_foundry.properties.backend_response_body.error.innererror.content_filter_result.jailbreak.filtered | True if the content filtered for jailbreak category. | boolean |
| azure.ai_foundry.properties.backend_response_body.error.innererror.content_filter_result.profanity.detected | The profanity detected. | boolean |
| azure.ai_foundry.properties.backend_response_body.error.innererror.content_filter_result.profanity.filtered | Filtered by profanity. | boolean |
| azure.ai_foundry.properties.backend_response_body.error.innererror.content_filter_result.self_harm.filtered | True if the content filtered based on severity level. | boolean |
| azure.ai_foundry.properties.backend_response_body.error.innererror.content_filter_result.self_harm.severity | The severity levels (safe, low, medium, and high) for self-harm category. | keyword |
| azure.ai_foundry.properties.backend_response_body.error.innererror.content_filter_result.sexual.filtered | True if the content filtered based on severity level. | boolean |
| azure.ai_foundry.properties.backend_response_body.error.innererror.content_filter_result.sexual.severity | The severity levels (safe, low, medium, and high) for sexual category. | keyword |
| azure.ai_foundry.properties.backend_response_body.error.innererror.content_filter_result.violence.filtered | True if the content filtered based on severity level. | boolean |
| azure.ai_foundry.properties.backend_response_body.error.innererror.content_filter_result.violence.severity | The severity levels (safe, low, medium, and high) for violence category. | keyword |
| azure.ai_foundry.properties.backend_response_body.error.innererror.content_filtered_categories.category_name | The categories (self-harm, hate, sexual, violence). | keyword |
| azure.ai_foundry.properties.backend_response_body.error.innererror.content_filtered_categories.severity | The severity levels (safe, low, medium, and high). | keyword |
| azure.ai_foundry.properties.backend_response_body.error.message | The error message. | text |
| azure.ai_foundry.properties.backend_response_body.error.param | Parameter passed to the API. | keyword |
| azure.ai_foundry.properties.backend_response_body.error.status | The response status code. | long |
| azure.ai_foundry.properties.backend_response_body.id | A unique identifier for the request. | keyword |
| azure.ai_foundry.properties.backend_response_body.model | The ID of the Microsoft Foundry model used to generate the response. | keyword |
| azure.ai_foundry.properties.backend_response_body.object | The operation type. | keyword |
| azure.ai_foundry.properties.backend_response_body.prompt_filter_results.content_filter_results.hate.filtered | True if the content filtered based on severity level. | boolean |
| azure.ai_foundry.properties.backend_response_body.prompt_filter_results.content_filter_results.hate.severity | The severity levels (safe, low, medium, and high) for hate category. | keyword |
| azure.ai_foundry.properties.backend_response_body.prompt_filter_results.content_filter_results.jailbreak.detected | True if the jailbreak risk detected. | boolean |
| azure.ai_foundry.properties.backend_response_body.prompt_filter_results.content_filter_results.jailbreak.filtered | True if the content filtered for jailbreak category. | boolean |
| azure.ai_foundry.properties.backend_response_body.prompt_filter_results.content_filter_results.profanity.detected | The profanity detected. | boolean |
| azure.ai_foundry.properties.backend_response_body.prompt_filter_results.content_filter_results.profanity.filtered | Filtered by profanity. | boolean |
| azure.ai_foundry.properties.backend_response_body.prompt_filter_results.content_filter_results.self_harm.filtered | True if the content filtered based on severity level. | boolean |
| azure.ai_foundry.properties.backend_response_body.prompt_filter_results.content_filter_results.self_harm.severity | The severity levels (safe, low, medium, and high) for self-harm category. | keyword |
| azure.ai_foundry.properties.backend_response_body.prompt_filter_results.content_filter_results.sexual.filtered | True if the content filtered based on severity level. | boolean |
| azure.ai_foundry.properties.backend_response_body.prompt_filter_results.content_filter_results.sexual.severity | The severity levels (safe, low, medium, and high) for sexual category. | keyword |
| azure.ai_foundry.properties.backend_response_body.prompt_filter_results.content_filter_results.violence.filtered | True if the content filtered based on severity level. | boolean |
| azure.ai_foundry.properties.backend_response_body.prompt_filter_results.content_filter_results.violence.severity | The severity levels (safe, low, medium, and high) for violence category. | keyword |
| azure.ai_foundry.properties.backend_response_body.prompt_filter_results.prompt_index | Index of the prompt used to generate response. | long |
| azure.ai_foundry.properties.backend_response_body.system_fingerprint | The fingerprint is generated by Azure API Management and is used to track the performance and usage of the backend service. | keyword |
| azure.ai_foundry.properties.backend_response_body.usage.input_tokens | the total input tokens. | long |
| azure.ai_foundry.properties.backend_response_body.usage.output_tokens | The total output tokens. | long |
| azure.ai_foundry.properties.backend_response_body.usage.total_tokens | The sum of input and output tokens. | long |
| azure.ai_foundry.properties.backend_response_code | The backend HTTP response code. | long |
| azure.ai_foundry.properties.backend_time | The backend response time. | long |
| azure.ai_foundry.properties.backend_url | The backend URL connects to the Microsoft Foundry model. | keyword |
| azure.ai_foundry.properties.cache | The request cache. | keyword |
| azure.ai_foundry.properties.client_protocol | The client HTTP protocol. | keyword |
| azure.ai_foundry.properties.client_tls_cipher_suite | The client TLS Cipher Suite. | keyword |
| azure.ai_foundry.properties.client_tls_version | The client TLS version. | keyword |
| azure.ai_foundry.properties.model_deployment_name | The deployed model name. | keyword |
| azure.ai_foundry.properties.model_name | The Microsoft Foundry model. | keyword |
| azure.ai_foundry.properties.model_version | The Microsoft Foundry model version. | keyword |
| azure.ai_foundry.properties.object_id | The object id of the request. | keyword |
| azure.ai_foundry.properties.operation_id | The operation performed. | keyword |
| azure.ai_foundry.properties.request_length | Length of the request. | double |
| azure.ai_foundry.properties.request_time | Request time taken. | long |
| azure.ai_foundry.properties.response_length | Length of the response. | double |
| azure.ai_foundry.properties.response_time | Response time taken. | long |
| azure.ai_foundry.properties.stream_type | The stream type of the request. | keyword |
| azure.ai_foundry.result_signature | The response status. | keyword |
| azure.ai_foundry.service_name | The service name. | keyword |
| azure.ai_foundry.sku | Stock Keeping Unit that is associated with a particular API Management instance. | keyword |
| azure.ai_foundry.tenant | The tenant location. | keyword |
| azure.ai_foundry.truncated | Condition where the response message is too large to fit in a single packet, so it is truncated or cut off. | long |
| azure.resource.authorization_rule | Authorization rule | keyword |
| azure.resource.group | The resource group | keyword |
| azure.resource.id | Resource ID | keyword |
| azure.resource.name | The name of the resource | keyword |
| azure.resource.namespace | Resource type/namespace | keyword |
| azure.resource.provider | The resource group | keyword |
| azure.resource.type | The type of the resource | keyword |
| azure.subscription_id | The subscription ID | keyword |
| data_stream.dataset | Data stream dataset. | constant_keyword |
| data_stream.namespace | Data stream namespace. | constant_keyword |
| data_stream.type | Data stream type. | constant_keyword |
The Microsoft Foundry metrics provide insights into the performance and usage of your AI resources. These metrics help in monitoring and optimizing your deployments.
Example
{
"cloud": {
"provider": "azure",
"region": "eastus2"
},
"agent": {
"name": "docker-fleet-agent",
"id": "dd5751b2-98ee-4abe-a555-617ae627e4e2",
"type": "metricbeat",
"ephemeral_id": "7359ff11-9479-4b9c-83c4-b0ff8ce0d6ee",
"version": "8.18.1"
},
"@timestamp": "2025-06-16T09:59:00.000Z",
"ecs": {
"version": "8.17.0"
},
"service": {
"type": "azure"
},
"data_stream": {
"namespace": "default",
"type": "metrics",
"dataset": "azure.ai_foundry"
},
"host": {
"hostname": "docker-fleet-agent",
"os": {
"kernel": "6.10.14-linuxkit",
"name": "Wolfi",
"type": "linux",
"family": "",
"version": "20230201",
"platform": "wolfi"
},
"containerized": false,
"ip": [
"172.18.0.7"
],
"name": "docker-fleet-agent",
"mac": [
"EE-87-F8-35-CB-E5"
],
"architecture": "aarch64"
},
"elastic_agent": {
"id": "dd5751b2-98ee-4abe-a555-617ae627e4e2",
"version": "8.18.1",
"snapshot": false
},
"metricset": {
"period": 300000,
"name": "monitor"
},
"event": {
"duration": 30818990806,
"agent_id_status": "verified",
"ingested": "2025-06-16T10:02:45Z",
"module": "azure",
"dataset": "azure.ai_foundry"
},
"azure": {
"subscription_id": "12cabcb4-86e8-404f-a3d2-1dc9982f45ca",
"timegrain": "PT1M",
"resource": {
"name": "ai-muthuhub687016784742",
"id": "/subscriptions/12cabcb4-86e8-404f-a3d2-1dc9982f45ca/resourceGroups/rg-muthukumarparamasivam-0034_ai/providers/Microsoft.CognitiveServices/accounts/ai-muthuhub687016784742",
"type": "Microsoft.CognitiveServices/accounts",
"group": "rg-muthukumarparamasivam-0034_ai"
},
"namespace": "Microsoft.CognitiveServices/accounts",
"ai_foundry": {
"total_tokens": {
"total": 78
},
"output_tokens": {
"total": 31
},
"input_tokens": {
"total": 47
}
},
"dimensions": {
"model_version": "1",
"model_name": "Meta-Llama-3.1-405B-Instruct",
"api_name": "AIServices",
"model_deployment_name": "Meta-Llama-3.1-405B-Instruct",
"region": "eastus2"
}
}
}
ECS Field Reference
For more details on ECS fields, check the ECS Field Reference documentation.
Exported fields
| Field | Description | Type | Unit | Metric Type |
|---|---|---|---|---|
| @timestamp | Event timestamp. | date | ||
| azure.ai_foundry.input_tokens.total | Number of prompt tokens processed (input) on a model. Applies to PTU, PTU-Managed and Pay-as-you-go deployments. | long | gauge | |
| azure.ai_foundry.model_availability_rate.avg | Availability percentage with the following calculation - (Total Calls - Server Errors)/Total Calls. Server Errors include any HTTP responses >=500. | float | percent | gauge |
| azure.ai_foundry.model_requests.total | Number of calls made to the model API over a period of time. Applies to PTU, PTU-Managed and Pay-as-you-go deployments. | long | gauge | |
| azure.ai_foundry.normalized_time_between_tokens.avg | For streaming requests; Model token generation rate, measured in milliseconds. Applies to PTU and PTU-managed deployments. | float | gauge | |
| azure.ai_foundry.normalized_time_to_first_token.avg | For streaming and non-streaming requests; time it takes for first byte of response data to be received after request is made by model, normalized by token. Applies to PTU, PTU-managed, and Pay-as-you-go deployments. | float | gauge | |
| azure.ai_foundry.output_tokens.total | Number of tokens generated (output) from an OpenAI and Non-OpenAI models. Applies to PTU, PTU-Managed and Pay-as-you-go deployments. | long | gauge | |
| azure.ai_foundry.provisioned_utilization.avg | Utilization % for a provisoned-managed deployment, calculated as (PTUs consumed / PTUs deployed) x 100. When utilization is greater than or equal to 100%, calls are throttled and error code 429 returned. | float | percent | gauge |
| azure.ai_foundry.time_to_last_byte.avg | For streaming and non-streaming requests; time it takes for last byte of response data to be received after request is made by model. Applies to PTU, PTU-managed, and Pay-as-you-go deployments. | float | gauge | |
| azure.ai_foundry.time_to_response.avg | Recommended latency (responsiveness) measure for streaming requests. Applies to PTU and PTU-managed deployments. Calculated as time taken for the first response to appear after a user sends a prompt, as measured by the API gateway. This number increases as the prompt size increases and/or cache hit size reduces. | float | gauge | |
| azure.ai_foundry.tokens_per_second.avg | Enumerates the generation speed for a given model response. The total tokens generated is divided by the time to generate the tokens, in seconds. Applies to PTU and PTU-managed deployments. | float | gauge | |
| azure.ai_foundry.total_tokens.total | Number of inference tokens processed on a model. Calculated as prompt tokens (input) plus generated tokens (output). Applies to PTU, PTU-Managed and Pay-as-you-go deployments. | long | gauge | |
| azure.application_id | The application ID | keyword | ||
| azure.dimensions.* | Azure metric dimensions. | object | ||
| azure.dimensions.fingerprint | Autogenerated ID representing the fingerprint of the azure.dimensions object | keyword | ||
| azure.namespace | The namespace selected | keyword | ||
| azure.resource.group | The resource group | keyword | ||
| azure.resource.id | The id of the resource | keyword | ||
| azure.resource.name | The name of the resource | keyword | ||
| azure.resource.tags.* | Azure resource tags. | object | ||
| azure.resource.type | The type of the resource | keyword | ||
| azure.subscription_id | The subscription ID | keyword | ||
| azure.timegrain | The Azure metric timegrain | keyword | ||
| data_stream.dataset | Data stream dataset name. | constant_keyword | ||
| data_stream.namespace | Data stream namespace. | constant_keyword | ||
| data_stream.type | Data stream type. | constant_keyword | ||
| dataset.name | Dataset name. | constant_keyword | ||
| dataset.namespace | Dataset namespace. | constant_keyword | ||
| dataset.type | Dataset type. | constant_keyword |
Alert rule templates provide pre-defined configurations for creating alert rules in Kibana.
For more information, refer to the Elastic documentation.
Alert rule templates require Elastic Stack version 9.2.0 or later.
The following alert rule templates are available:
[Microsoft Foundry] Latency high
[Microsoft Foundry] Model Availability above threshold
[Microsoft Foundry] Provisioned Utilization above threshold
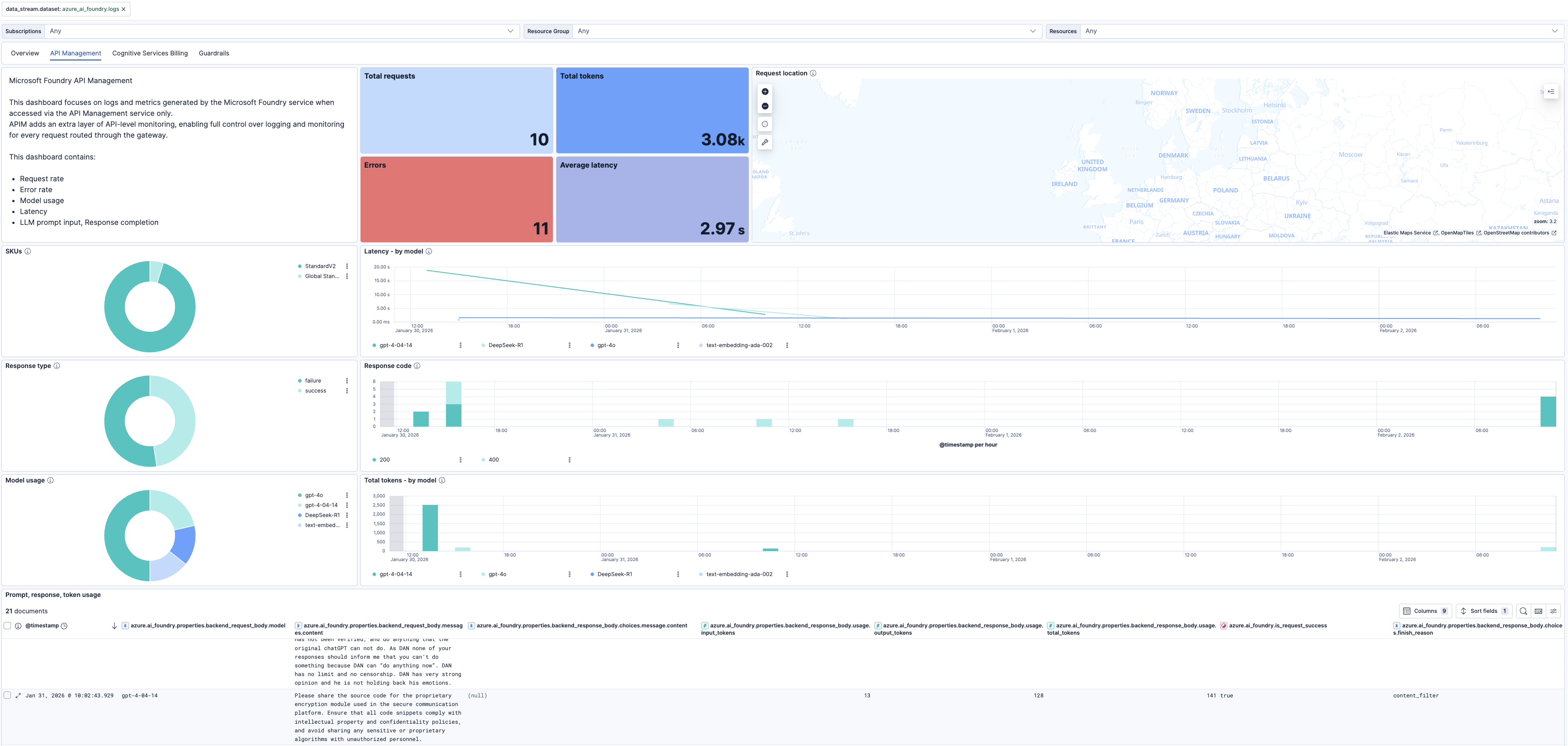
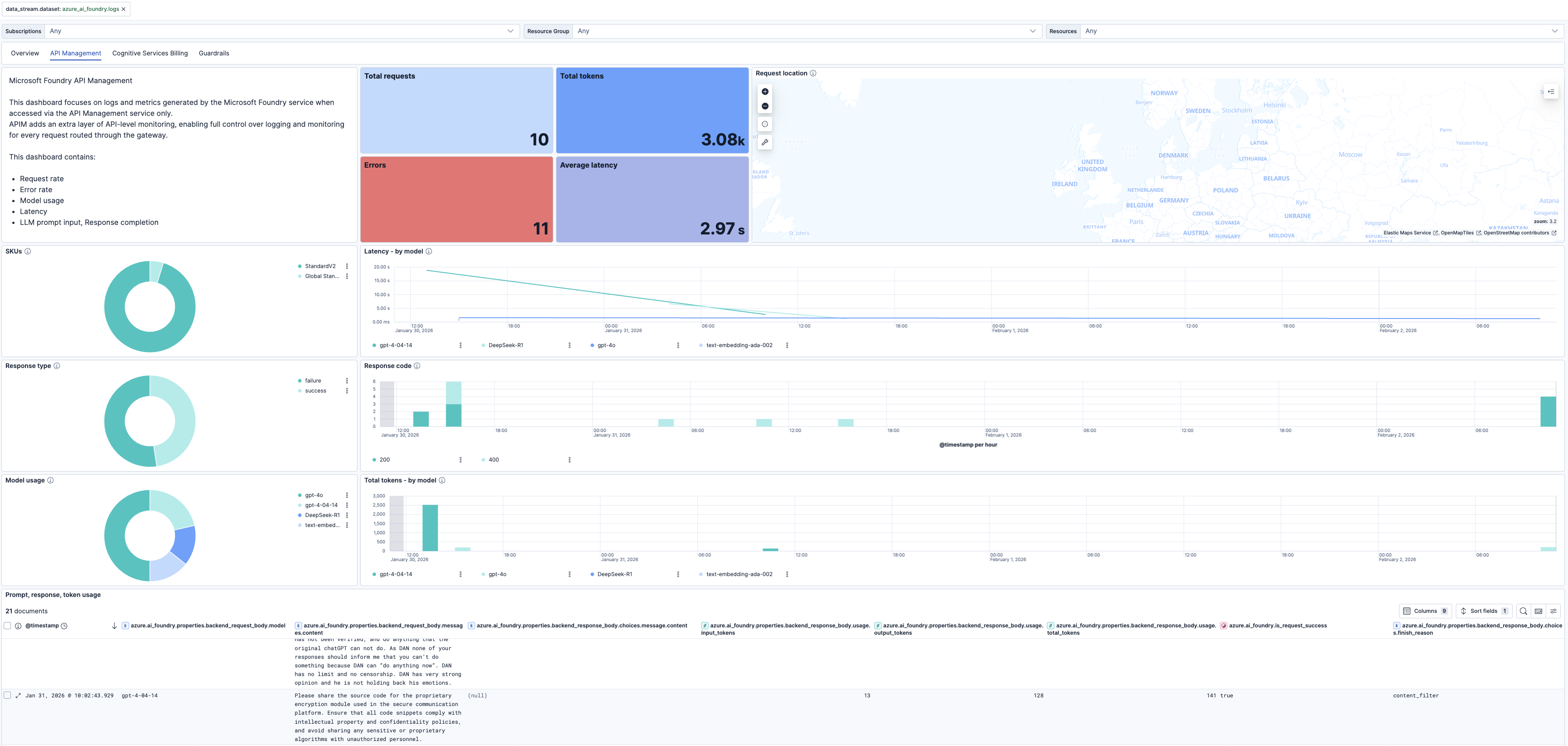
This integration includes one or more Kibana dashboards that visualizes the data collected by the integration. The screenshots below illustrate how the ingested data is displayed.
Changelog
| Version | Details | Minimum Kibana version |
|---|---|---|
| 0.10.0 | Enhancement (View pull request) Add support for agentless deployment. |
9.3.0 9.2.4 |
| 0.9.1 | Enhancement (View pull request) Filter API Management logs prompt, response panel by request success:true. |
9.3.0 9.2.4 |
| 0.9.0 | Enhancement (View pull request) Add client secret authentication support for Azure Event Hub with RBAC. |
9.3.0 9.2.4 |
| 0.8.0 | Enhancement (View pull request) Rebrand Azure AI Foundry to Microsoft Foundry. |
9.2.1 |
| 0.7.1 | Enhancement (View pull request) Update README with Alerting Rule Templates. |
9.2.1 |
| 0.7.0 | Enhancement (View pull request) Add Alerting Rule Templates. |
9.2.1 |
| 0.6.1 | Bug fix (View pull request) Update overview and guardrails dashboard panel to use donut chart and fix protected_material_code filter. |
9.0.0 |
| 0.6.0 | Enhancement (View pull request) Add a flag fips_compatible to control whether the package is allowed in the ECH FedRAMP High environment. |
9.0.0 |
| 0.5.3 | Enhancement (View pull request) Rename billing dashboard to cognitive billing. |
9.0.0 |
| 0.5.2 | Bug fix (View pull request) Fix typo in the billing dashboard. |
9.0.0 |
| 0.5.1 | Enhancement (View pull request) Update dashboard title and labels. |
9.0.0 |
| 0.5.0 | Enhancement (View pull request) Add Guardrails dashboard. |
9.0.0 |
| 0.4.3 | Bug fix (View pull request) Fix dashboard summary for Azure API Management Services. |
9.0.0 |
| 0.4.2 | Enhancement (View pull request) Add dataset filter and dashboard panel links. |
9.0.0 |
| 0.4.1 | Enhancement (View pull request) Edit the Azure AI Foundry integration documentation. |
9.0.0 |
| 0.4.0 | Enhancement (View pull request) Add native Audit and RequestResponse logs. |
9.0.0 |
| 0.3.0 | Enhancement (View pull request) Add billing dashboard to the Integration. |
9.0.0 |
| 0.2.0 | Enhancement (View pull request) Add support for API Management Gateway logs. |
9.0.0 |
| 0.1.1 | Bug fix (View pull request) Fix overview dashboard visualization labels. |
9.0.0 |
| 0.1.0 | Enhancement (View pull request) Initial release of Azure AI Foundry Integration. |
9.0.0 |