Microsoft Exchange Server
| Version | 1.5.1 (View all) |
| Subscription level What's this? |
Basic |
| Developed by What's this? |
Community |
| Ingestion method(s) | File |
| Minimum Kibana version(s) | 9.0.0 8.11.0 |
The Microsoft Exchange Server integration allows you to monitor Exchange Server installations.
The Microsoft Exchange Server integration collects logs of the following streams:
- Exchange HTTPProxy Logs
- Exchange Server IMAP4 POP3 Logs
- Exchange Messagetracking Logs
- Exchange SMTP logs
You need Elasticsearch for storing and searching your data and Kibana for visualizing and managing it. You can use our hosted Elasticsearch Service on Elastic Cloud, which is recommended, or self-manage the Elastic Stack on your own hardware.
For step-by-step instructions on how to set up an integration, see the Getting started guide.
To collect the SMTP Logs, the logs have to be configured on the exchange Server. To enable it, you can follow this guide The other logs are enabled by default, and no further configurations are required
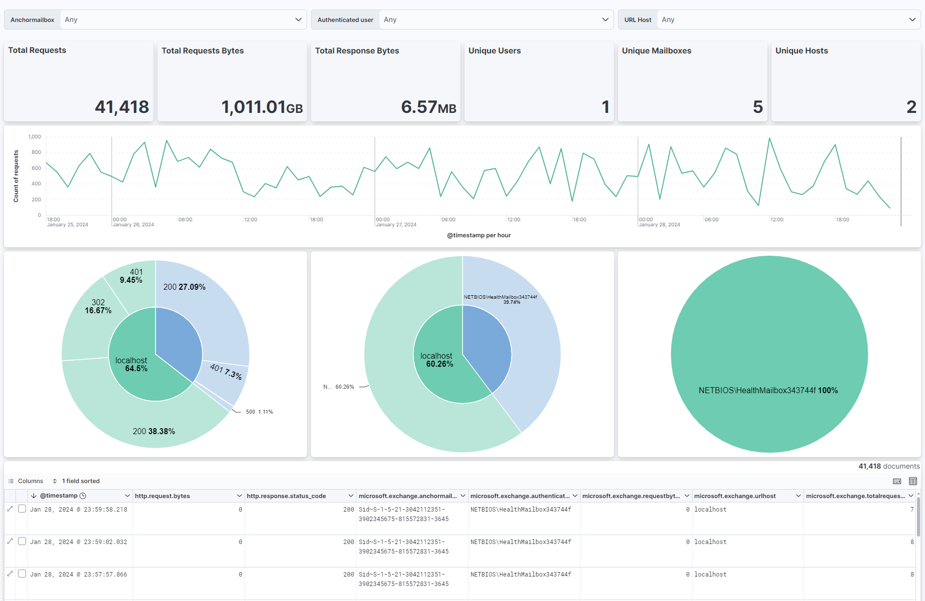
This integration includes one or more Kibana dashboards that visualizes the data collected by the integration. The screenshots below illustrate how the ingested data is displayed.
Changelog
| Version | Details | Minimum Kibana version |
|---|---|---|
| 1.5.1 | Bug fix (View pull request) Fix flaky policy test by using unique test names per data stream to avoid "resource already exists" collisions. |
9.0.0 8.11.0 |
| 1.5.0 | Enhancement (View pull request) Add explicit template_path to data streams using filestream input. |
9.0.0 8.11.0 |
| 1.4.1 | Bug fix (View pull request) Fix the input templates to correctly include custom processors. |
9.0.0 8.11.0 |
| 1.4.0 | Enhancement (View pull request) Allow @custom pipeline access to event.original without setting preserve_original_event. |
9.0.0 8.11.0 |
| 1.3.1 | Bug fix (View pull request) Handle events where networkmessageid or senderaddress are not present. |
9.0.0 8.10.1 |
| 1.3.0 | Enhancement (View pull request) ECS version updated to 8.17.0. |
9.0.0 8.10.1 |
| 1.2.1 | Bug fix (View pull request) Fix log.offset mapping type |
9.0.0 8.10.1 |
| 1.2.0 | Enhancement (View pull request) Add 9.0.0 constraint. |
9.0.0 8.10.1 |
| 1.1.2 | Bug fix (View pull request) Update links to getting started docs |
8.10.1 |
| 1.1.1 | Bug fix (View pull request) Fix relatedrecipientaddress mapping type |
8.10.1 |
| 1.1.0 | Enhancement (View pull request) Add conditional override when from address differs from sender address |
8.10.1 |
| 1.0.2 | Bug fix (View pull request) Adjust mapping to include related & error field |
8.10.1 |
| 1.0.1 | Bug fix (View pull request) Adjust mapping to include agent & host field |
8.10.1 |
| 1.0.0 | Enhancement (View pull request) GA of Integration, Add Dashbord Panel Titles & added System Tests |
8.10.1 |
| 0.1.2 | Bug fix (View pull request) Fix Recipientstatus field type, add custom processor support & adjust docs |
8.10.1 |
| 0.1.1 | Enhancement (View pull request) Fix missing Dashboard references |
8.10.1 |
| 0.1.0 | Enhancement (View pull request) Initial release of the package |
8.10.1 |