CloudSQL
Serverless Observability Serverless Security Stack
| Version | 2.46.0 (View all) |
| Subscription level What's this? |
Basic |
| Ingestion method(s) | API, GCP Pub/Sub |
The cloudsql dataset fetches metrics from CloudSQL in Google Cloud Platform. It contains all metrics exported from the GCP CloudSQL Monitoring API.
gcp.labels.cloudsql.name label is utilized to identify the type of Google Cloud SQL database that generated the metrics. In the pipelines, this label is crucial for distinguishing between various Cloud SQL database types and directing the metrics to their respective destinations. Current valid values are mysql, postgres and sqlserver. Other values will be dropped.
CloudSQL MySQL metrics.
Example
{
"@timestamp": "2017-10-12T08:05:34.853Z",
"cloud": {
"account": {
"id": "elastic-obs-integrations-dev",
"name": "elastic-obs-integrations-dev"
},
"instance": {
"id": "4751091017865185079",
"name": "gke-cluster-1-default-pool-6617a8aa-5clh"
},
"machine": {
"type": "e2-medium"
},
"provider": "gcp",
"availability_zone": "us-central1-c",
"region": "us-central1"
},
"event": {
"dataset": "gcp.cloudsql_mysql",
"duration": 115000,
"module": "gcp"
},
"gcp": {
"cloudsql_mysql": {
"database": {
"up": 1
}
},
"labels": {
"user": {
"goog-gke-node": ""
}
}
},
"host": {
"id": "4751091017865185079",
"name": "gke-cluster-1-default-pool-6617a8aa-5clh"
},
"metricset": {
"name": "metrics",
"period": 10000
},
"service": {
"type": "gcp"
}
}
ECS Field Reference
Please refer to the following document for detailed information on ECS fields.
Exported fields
| Field | Description | Type | Unit | Metric Type |
|---|---|---|---|---|
| @timestamp | Event timestamp. | date | ||
| agent.id | Unique identifier of this agent (if one exists). Example: For Beats this would be beat.id. | keyword | ||
| cloud.account.id | The cloud account or organization id used to identify different entities in a multi-tenant environment. Examples: AWS account id, Google Cloud ORG Id, or other unique identifier. | keyword | ||
| cloud.image.id | Image ID for the cloud instance. | keyword | ||
| data_stream.dataset | Data stream dataset. | constant_keyword | ||
| data_stream.namespace | Data stream namespace. | constant_keyword | ||
| data_stream.type | Data stream type. | constant_keyword | ||
| event.dataset | Event dataset | constant_keyword | ||
| event.module | Event module | constant_keyword | ||
| gcp.cloudsql_mysql.database.auto_failover_request.count | Delta of number of instance auto-failover requests. | long | gauge | |
| gcp.cloudsql_mysql.database.available_for_failover | This is > 0 if the failover operation is available on the instance. | long | gauge | |
| gcp.cloudsql_mysql.database.cpu.reserved_cores.count | Number of cores reserved for the database. | double | gauge | |
| gcp.cloudsql_mysql.database.cpu.usage_time.sec | Delta CPU usage time in seconds. | double | s | gauge |
| gcp.cloudsql_mysql.database.cpu.utilization.pct | Current CPU utilization represented as a percentage of the reserved CPU that is currently in use. | double | percent | gauge |
| gcp.cloudsql_mysql.database.disk.bytes_used.bytes | Data utilization in bytes. | long | byte | gauge |
| gcp.cloudsql_mysql.database.disk.quota.bytes | Maximum data disk size in bytes. | long | byte | gauge |
| gcp.cloudsql_mysql.database.disk.read_ops.count | Delta count of data disk read IO operations. | long | gauge | |
| gcp.cloudsql_mysql.database.disk.utilization.pct | The fraction of the disk quota that is currently in use. | double | percent | gauge |
| gcp.cloudsql_mysql.database.disk.write_ops.count | Delta count of data disk write IO operations. | long | gauge | |
| gcp.cloudsql_mysql.database.innodb_buffer_pool_pages_dirty.count | Number of unflushed pages in the InnoDB buffer pool. | long | gauge | |
| gcp.cloudsql_mysql.database.innodb_buffer_pool_pages_free.count | Number of unused pages in the InnoDB buffer pool. | long | gauge | |
| gcp.cloudsql_mysql.database.innodb_buffer_pool_pages_total.count | Total number of pages in the InnoDB buffer pool. | long | gauge | |
| gcp.cloudsql_mysql.database.innodb_data_fsyncs.count | Delta count of InnoDB fsync() calls. | long | gauge | |
| gcp.cloudsql_mysql.database.innodb_os_log_fsyncs.count | Delta count of InnoDB fsync() calls to the log file. | long | gauge | |
| gcp.cloudsql_mysql.database.innodb_pages_read.count | Delta count of InnoDB pages read. | long | gauge | |
| gcp.cloudsql_mysql.database.innodb_pages_written.count | Delta count of InnoDB pages written. | long | gauge | |
| gcp.cloudsql_mysql.database.instance_state | The current serving state of the Cloud SQL instance. | boolean | ||
| gcp.cloudsql_mysql.database.memory.quota.bytes | Maximum RAM size in bytes. | long | byte | gauge |
| gcp.cloudsql_mysql.database.memory.total_usage.bytes | Total RAM usage in bytes. This metric reports the RAM usage of the database process, including the buffer/cache. | long | byte | gauge |
| gcp.cloudsql_mysql.database.memory.usage.bytes | RAM usage in bytes. This metric reports the RAM usage of the server, excluding the buffer/cache. | long | byte | gauge |
| gcp.cloudsql_mysql.database.memory.utilization.pct | The fraction of the memory quota that is currently in use. | double | percent | gauge |
| gcp.cloudsql_mysql.database.network.connections.count | Number of connections to databases on the Cloud SQL instance. Only applicable to MySQL and SQL Server. | long | gauge | |
| gcp.cloudsql_mysql.database.network.received_bytes.count | Delta count of bytes received through the network. | long | gauge | |
| gcp.cloudsql_mysql.database.network.sent_bytes.count | Delta count of bytes sent through the network. | long | gauge | |
| gcp.cloudsql_mysql.database.queries.count | Delta count of statements executed by the server. | long | gauge | |
| gcp.cloudsql_mysql.database.questions.count | Delta count of statements executed by the server sent by the client. | long | gauge | |
| gcp.cloudsql_mysql.database.received_bytes.count | Delta count of bytes received by MySQL process. | long | gauge | |
| gcp.cloudsql_mysql.database.replication.last_io_errno | The error number of the most recent error that caused the I/O thread to stop. | long | gauge | |
| gcp.cloudsql_mysql.database.replication.last_sql_errno | The error number of the most recent error that caused the SQL thread to stop. | long | gauge | |
| gcp.cloudsql_mysql.database.replication.network_lag.sec | Indicates time taken from primary binary log to IO thread on replica. Only applicable to replicas. | long | s | gauge |
| gcp.cloudsql_mysql.database.replication.replica_lag.sec | Number of seconds the read replica is behind its primary (approximation). | double | s | gauge |
| gcp.cloudsql_mysql.database.replication.seconds_behind_master.sec | Number of seconds the read replica is behind its primary (approximation). | long | s | gauge |
| gcp.cloudsql_mysql.database.replication.slave_io_running | Indicates whether the I/O thread for reading the primary's binary log is running. Possible values are Yes, No and Connecting. | keyword | ||
| gcp.cloudsql_mysql.database.replication.slave_io_running_state | Indicates whether the I/O thread for reading the primary's binary log is running. Possible values are Yes, No and Connecting, and the values are exposed through the 'state' field. | boolean | ||
| gcp.cloudsql_mysql.database.replication.slave_sql_running | Indicates whether the SQL thread for executing events in the relay log is running. | keyword | ||
| gcp.cloudsql_mysql.database.replication.slave_sql_running_state | Indicates whether the SQL thread for executing events in the relay log is running. Possible values are Yes / No, and the values are exposed through the 'state' field. | boolean | ||
| gcp.cloudsql_mysql.database.sent_bytes.count | Delta count of bytes sent by MySQL process. | long | gauge | |
| gcp.cloudsql_mysql.database.up | Indicates if the server is up or not. | long | gauge | |
| gcp.cloudsql_mysql.database.uptime.sec | Delta count of the time in seconds the instance has been running. | long | s | gauge |
| gcp.labels.metadata.* | object | |||
| gcp.labels.metrics.* | object | |||
| gcp.labels.resource.* | object | |||
| gcp.labels.system.* | object | |||
| gcp.labels.user.* | object | |||
| gcp.labels_fingerprint | Hashed value of the labels field. | keyword | ||
| gcp.metrics.*.*.*.* | Metrics that returned from Google Cloud API query. | object | ||
| host.containerized | If the host is a container. | boolean | ||
| host.os.build | OS build information. | keyword | ||
| host.os.codename | OS codename, if any. | keyword |
CloudSQL PostgreSQL metrics.
Example
{
"@timestamp": "2017-10-12T08:05:34.853Z",
"cloud": {
"account": {
"id": "elastic-obs-integrations-dev",
"name": "elastic-obs-integrations-dev"
},
"instance": {
"id": "4751091017865185079",
"name": "gke-cluster-1-default-pool-6617a8aa-5clh"
},
"machine": {
"type": "e2-medium"
},
"provider": "gcp",
"availability_zone": "us-central1-c",
"region": "us-central1"
},
"event": {
"dataset": "gcp.cloudsql_postgresql",
"duration": 115000,
"module": "gcp"
},
"gcp": {
"cloudsql_postgresql": {
"database": {
"up": 1
}
},
"labels": {
"user": {
"goog-gke-node": ""
}
}
},
"host": {
"id": "4751091017865185079",
"name": "gke-cluster-1-default-pool-6617a8aa-5clh"
},
"metricset": {
"name": "metrics",
"period": 10000
},
"service": {
"type": "gcp"
}
}
ECS Field Reference
Please refer to the following document for detailed information on ECS fields.
Exported fields
| Field | Description | Type | Unit | Metric Type |
|---|---|---|---|---|
| @timestamp | Event timestamp. | date | ||
| agent.id | Unique identifier of this agent (if one exists). Example: For Beats this would be beat.id. | keyword | ||
| cloud.account.id | The cloud account or organization id used to identify different entities in a multi-tenant environment. Examples: AWS account id, Google Cloud ORG Id, or other unique identifier. | keyword | ||
| cloud.image.id | Image ID for the cloud instance. | keyword | ||
| data_stream.dataset | Data stream dataset. | constant_keyword | ||
| data_stream.namespace | Data stream namespace. | constant_keyword | ||
| data_stream.type | Data stream type. | constant_keyword | ||
| event.dataset | Event dataset | constant_keyword | ||
| event.module | Event module | constant_keyword | ||
| gcp.cloudsql_postgresql.database.auto_failover_request.count | Delta of number of instance auto-failover requests. | long | gauge | |
| gcp.cloudsql_postgresql.database.available_for_failover | This is > 0 if the failover operation is available on the instance. | long | gauge | |
| gcp.cloudsql_postgresql.database.cpu.reserved_cores.count | Number of cores reserved for the database. | double | gauge | |
| gcp.cloudsql_postgresql.database.cpu.usage_time.sec | Delta CPU usage time in seconds. | double | s | gauge |
| gcp.cloudsql_postgresql.database.cpu.utilization.pct | Current CPU utilization represented as a percentage of the reserved CPU that is currently in use. | double | percent | gauge |
| gcp.cloudsql_postgresql.database.disk.bytes_used.bytes | Data utilization in bytes. | long | byte | gauge |
| gcp.cloudsql_postgresql.database.disk.quota.bytes | Maximum data disk size in bytes. | long | byte | gauge |
| gcp.cloudsql_postgresql.database.disk.read_ops.count | Delta count of data disk read IO operations. | long | gauge | |
| gcp.cloudsql_postgresql.database.disk.utilization.pct | The fraction of the disk quota that is currently in use. | double | percent | gauge |
| gcp.cloudsql_postgresql.database.disk.write_ops.count | Delta count of data disk write IO operations. | long | gauge | |
| gcp.cloudsql_postgresql.database.insights.aggregate.execution_time | Accumulated query execution time per user per database. This is the sum of cpu time, io wait time, lock wait time, process context switch, and scheduling for all the processes involved in the query execution. | long | counter | |
| gcp.cloudsql_postgresql.database.insights.aggregate.io_time | Accumulated IO time per user per database. | long | counter | |
| gcp.cloudsql_postgresql.database.insights.aggregate.latencies | Query latency distribution per user per database. | long | counter | |
| gcp.cloudsql_postgresql.database.insights.aggregate.lock_time | Accumulated lock wait time per user per database. | long | counter | |
| gcp.cloudsql_postgresql.database.insights.aggregate.row.count | Total number of rows affected during query execution. | long | counter | |
| gcp.cloudsql_postgresql.database.insights.aggregate.shared_blk_access.count | Shared blocks (regular tables & indexed) accessed by statement execution. | long | counter | |
| gcp.cloudsql_postgresql.database.insights.perquery.execution_time | Accumulated execution times per user per database per query.This is the sum of cpu time, io wait time, lock wait time, process context switch, and scheduling for all the processes involved in the query execution. | long | counter | |
| gcp.cloudsql_postgresql.database.insights.perquery.io_time | Accumulated IO time per user per database per query. | long | counter | |
| gcp.cloudsql_postgresql.database.insights.perquery.latencies | Query latency distribution per user per database per query. | histogram | ||
| gcp.cloudsql_postgresql.database.insights.perquery.lock_time | Accumulated lock wait time per user per database per query. | long | counter | |
| gcp.cloudsql_postgresql.database.insights.perquery.row.count | Total number of rows affected during query execution. | long | counter | |
| gcp.cloudsql_postgresql.database.insights.perquery.shared_blk_access.count | Shared blocks (regular tables & indexed) accesssed by statement execution. | long | counter | |
| gcp.cloudsql_postgresql.database.insights.pertag.execution_time | Accumulated execution times per user per database per tag.This is the sum of cpu time, io wait time, lock wait time, process context switch, and scheduling for all the processes involved in the query execution. | long | counter | |
| gcp.cloudsql_postgresql.database.insights.pertag.io_time | Accumulated IO write time per user per database per tag. | long | counter | |
| gcp.cloudsql_postgresql.database.insights.pertag.latencies | Query latency distribution per user per database per tag. | histogram | ||
| gcp.cloudsql_postgresql.database.insights.pertag.lock_time | Accumulated lock wait time per user per database per tag. | long | counter | |
| gcp.cloudsql_postgresql.database.insights.pertag.row.count | Total number of rows affected during query execution. | long | counter | |
| gcp.cloudsql_postgresql.database.insights.pertag.shared_blk_access.count | Shared blocks (regular tables & indexed) accessed by statement execution. | long | counter | |
| gcp.cloudsql_postgresql.database.instance_state | The current serving state of the Cloud SQL instance. | boolean | ||
| gcp.cloudsql_postgresql.database.memory.quota.bytes | Maximum RAM size in bytes. | long | byte | gauge |
| gcp.cloudsql_postgresql.database.memory.total_usage.bytes | Total RAM usage in bytes. This metric reports the RAM usage of the database process, including the buffer/cache. | long | byte | gauge |
| gcp.cloudsql_postgresql.database.memory.usage.bytes | RAM usage in bytes. This metric reports the RAM usage of the server, excluding the buffer/cache. | long | byte | gauge |
| gcp.cloudsql_postgresql.database.memory.utilization.pct | The fraction of the memory quota that is currently in use. | double | percent | gauge |
| gcp.cloudsql_postgresql.database.network.connections.count | Number of connections to databases on the Cloud SQL instance. Only applicable to MySQL and SQL Server. | long | gauge | |
| gcp.cloudsql_postgresql.database.network.received_bytes.count | Delta count of bytes received through the network. | long | gauge | |
| gcp.cloudsql_postgresql.database.network.sent_bytes.count | Delta count of bytes sent through the network. | long | gauge | |
| gcp.cloudsql_postgresql.database.num_backends.count | Number of connections to the Cloud SQL PostgreSQL instance. | long | gauge | |
| gcp.cloudsql_postgresql.database.replication.network_lag.sec | Indicates time taken from primary binary log to IO thread on replica. Only applicable to replicas. | long | s | gauge |
| gcp.cloudsql_postgresql.database.replication.replica_byte_lag.bytes | Replication lag in bytes. Reported from the master per replica. | long | byte | gauge |
| gcp.cloudsql_postgresql.database.replication.replica_lag.sec | Number of seconds the read replica is behind its primary (approximation). | double | s | gauge |
| gcp.cloudsql_postgresql.database.transaction.count | Delta count of number of transactions. | long | gauge | |
| gcp.cloudsql_postgresql.database.transaction_id.count | Delta count of transaction ID. | long | gauge | |
| gcp.cloudsql_postgresql.database.transaction_id_utilization.pct | Current utilization represented as a percentage of transaction IDs consumed by the Cloud SQL PostgreSQL instance. Values are typically numbers between 0.0 and 1.0. Charts display the values as a percentage between 0% and 100%. | double | percent | gauge |
| gcp.cloudsql_postgresql.database.up | Indicates if the server is up or not. | long | gauge | |
| gcp.cloudsql_postgresql.database.uptime.sec | Delta count of the time in seconds the instance has been running. | long | s | gauge |
| gcp.cloudsql_postgresql.database.vacuum.oldest_transaction_age | Age of the oldest transaction yet to be vacuumed in the Cloud SQL PostgreSQL instance, measured in number of transactions that have happened since the oldest transaction. | long | gauge | |
| gcp.labels.metadata.* | object | |||
| gcp.labels.metrics.* | object | |||
| gcp.labels.resource.* | object | |||
| gcp.labels.system.* | object | |||
| gcp.labels.user.* | object | |||
| gcp.labels_fingerprint | Hashed value of the labels field. | keyword | ||
| gcp.metrics.*.*.*.* | Metrics that returned from Google Cloud API query. | object | ||
| host.containerized | If the host is a container. | boolean | ||
| host.os.build | OS build information. | keyword | ||
| host.os.codename | OS codename, if any. | keyword |
CloudSQL SQL Server metrics.
Example
{
"@timestamp": "2017-10-12T08:05:34.853Z",
"cloud": {
"account": {
"id": "elastic-obs-integrations-dev",
"name": "elastic-obs-integrations-dev"
},
"instance": {
"id": "4751091017865185079",
"name": "gke-cluster-1-default-pool-6617a8aa-5clh"
},
"machine": {
"type": "e2-medium"
},
"provider": "gcp",
"availability_zone": "us-central1-c",
"region": "us-central1"
},
"event": {
"dataset": "gcp.cloudsql_sqlserver",
"duration": 115000,
"module": "gcp"
},
"gcp": {
"cloudsql_sqlserver": {
"database": {
"up": 1
}
},
"labels": {
"user": {
"goog-gke-node": ""
}
}
},
"host": {
"id": "4751091017865185079",
"name": "gke-cluster-1-default-pool-6617a8aa-5clh"
},
"metricset": {
"name": "metrics",
"period": 10000
},
"service": {
"type": "gcp"
}
}
ECS Field Reference
Please refer to the following document for detailed information on ECS fields.
Exported fields
| Field | Description | Type | Unit | Metric Type |
|---|---|---|---|---|
| @timestamp | Event timestamp. | date | ||
| agent.id | Unique identifier of this agent (if one exists). Example: For Beats this would be beat.id. | keyword | ||
| cloud.account.id | The cloud account or organization id used to identify different entities in a multi-tenant environment. Examples: AWS account id, Google Cloud ORG Id, or other unique identifier. | keyword | ||
| cloud.image.id | Image ID for the cloud instance. | keyword | ||
| data_stream.dataset | Data stream dataset. | constant_keyword | ||
| data_stream.namespace | Data stream namespace. | constant_keyword | ||
| data_stream.type | Data stream type. | constant_keyword | ||
| event.dataset | Event dataset | constant_keyword | ||
| event.module | Event module | constant_keyword | ||
| gcp.cloudsql_sqlserver.database.audits_size.bytes | Tracks the size in bytes of stored SQLServer audit files on an instance. | long | byte | gauge |
| gcp.cloudsql_sqlserver.database.audits_upload.count | Delta count of total number of SQLServer audit file uploads to a GCS bucket and whether or not an upload was successful. | long | gauge | |
| gcp.cloudsql_sqlserver.database.auto_failover_request.count | Delta of number of instance auto-failover requests. | long | gauge | |
| gcp.cloudsql_sqlserver.database.available_for_failover | This is > 0 if the failover operation is available on the instance. | long | gauge | |
| gcp.cloudsql_sqlserver.database.cpu.reserved_cores.count | Number of cores reserved for the database. | double | gauge | |
| gcp.cloudsql_sqlserver.database.cpu.usage_time.sec | Delta CPU usage time in seconds. | double | s | gauge |
| gcp.cloudsql_sqlserver.database.cpu.utilization.pct | Current CPU utilization represented as a percentage of the reserved CPU that is currently in use. | double | percent | gauge |
| gcp.cloudsql_sqlserver.database.disk.bytes_used.bytes | Data utilization in bytes. | long | byte | gauge |
| gcp.cloudsql_sqlserver.database.disk.quota.bytes | Maximum data disk size in bytes. | long | byte | gauge |
| gcp.cloudsql_sqlserver.database.disk.read_ops.count | Delta count of data disk read IO operations. | long | gauge | |
| gcp.cloudsql_sqlserver.database.disk.utilization.pct | The fraction of the disk quota that is currently in use. | double | percent | gauge |
| gcp.cloudsql_sqlserver.database.disk.write_ops.count | Delta count of data disk write IO operations. | long | gauge | |
| gcp.cloudsql_sqlserver.database.instance_state | The current serving state of the Cloud SQL instance. | boolean | ||
| gcp.cloudsql_sqlserver.database.memory.quota.bytes | Maximum RAM size in bytes. | long | byte | gauge |
| gcp.cloudsql_sqlserver.database.memory.total_usage.bytes | Total RAM usage in bytes. This metric reports the RAM usage of the database process, including the buffer/cache. | long | byte | gauge |
| gcp.cloudsql_sqlserver.database.memory.usage.bytes | RAM usage in bytes. This metric reports the RAM usage of the server, excluding the buffer/cache. | long | byte | gauge |
| gcp.cloudsql_sqlserver.database.memory.utilization.pct | The fraction of the memory quota that is currently in use. | double | percent | gauge |
| gcp.cloudsql_sqlserver.database.network.connections.count | Number of connections to databases on the Cloud SQL instance. Only applicable to MySQL and SQL Server. | long | gauge | |
| gcp.cloudsql_sqlserver.database.network.received_bytes.count | Delta count of bytes received through the network. | long | gauge | |
| gcp.cloudsql_sqlserver.database.network.sent_bytes.count | Delta count of bytes sent through the network. | long | gauge | |
| gcp.cloudsql_sqlserver.database.replication.network_lag.sec | Indicates time taken from primary binary log to IO thread on replica. Only applicable to replicas. | long | s | gauge |
| gcp.cloudsql_sqlserver.database.replication.replica_lag.sec | Number of seconds the read replica is behind its primary (approximation). | double | s | gauge |
| gcp.cloudsql_sqlserver.database.up | Indicates if the server is up or not. | long | gauge | |
| gcp.cloudsql_sqlserver.database.uptime.sec | Delta count of the time in seconds the instance has been running. | long | s | gauge |
| gcp.labels.metadata.* | object | |||
| gcp.labels.metrics.* | object | |||
| gcp.labels.resource.* | object | |||
| gcp.labels.system.* | object | |||
| gcp.labels.user.* | object | |||
| gcp.labels_fingerprint | Hashed value of the labels field. | keyword | ||
| gcp.metrics.*.*.*.* | Metrics that returned from Google Cloud API query. | object | ||
| host.containerized | If the host is a container. | boolean | ||
| host.os.build | OS build information. | keyword | ||
| host.os.codename | OS codename, if any. | keyword |
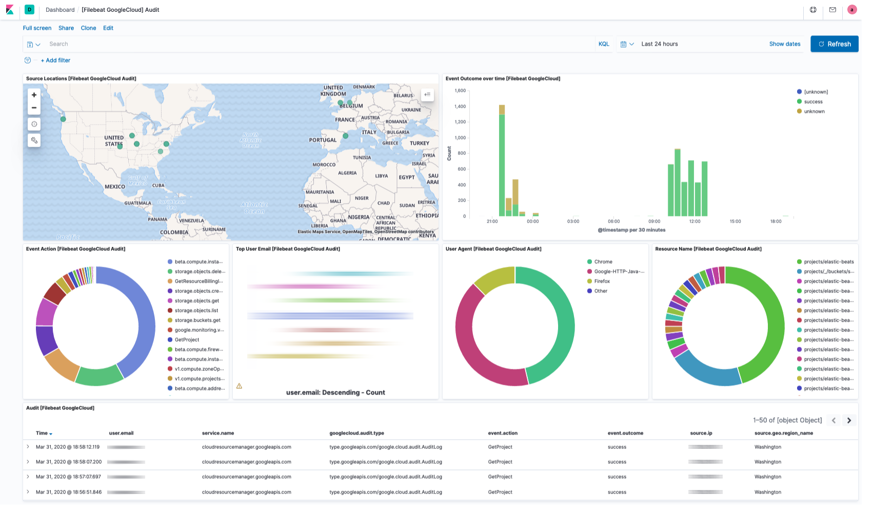
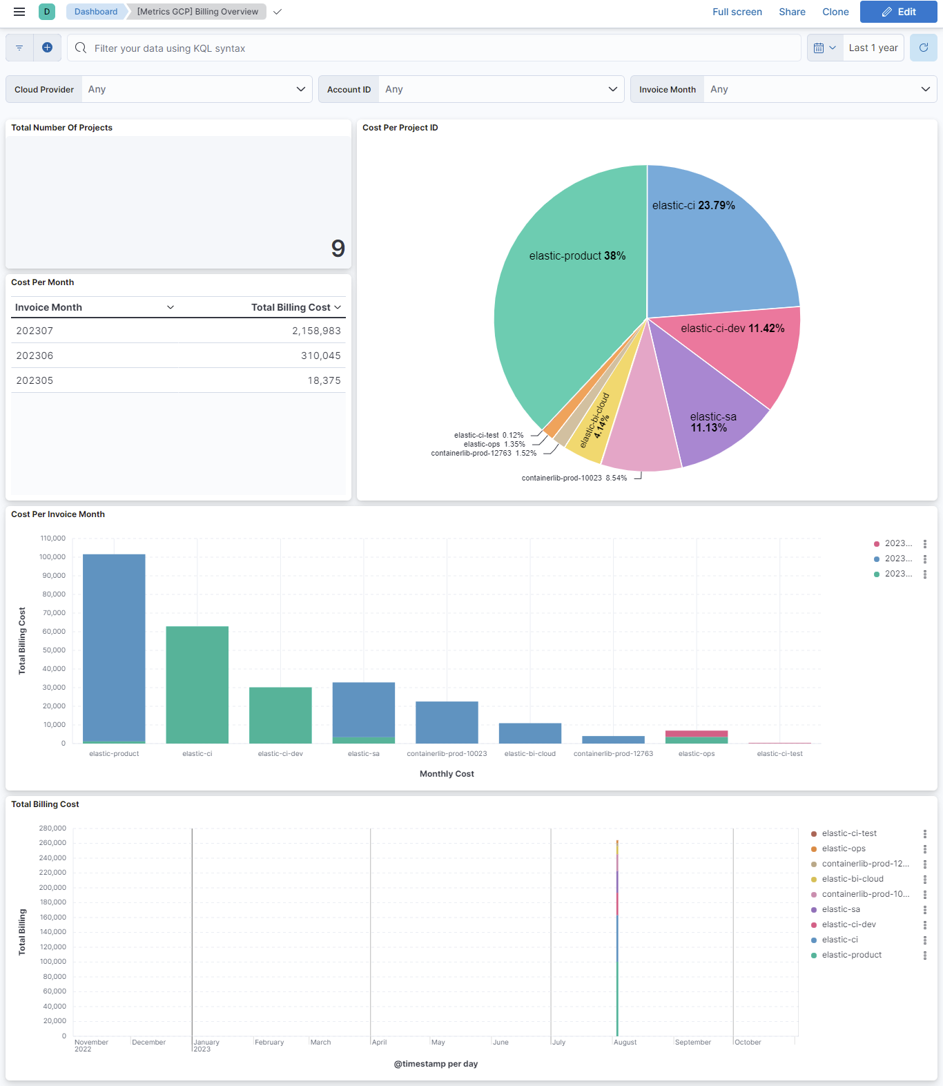
This integration includes one or more Kibana dashboards that visualizes the data collected by the integration. The screenshots below illustrate how the ingested data is displayed.
Changelog
| Version | Details | Kibana version(s) |
|---|---|---|
| 2.46.0 | Enhancement (View pull request) Add type-specific entity fields to data stream. This enables better entity classification while maintaining backward compatibility with existing actor.entity.id and target.entity.id fields. |
8.13.0 or higher 9.0.0 or higher |
| 2.45.0 | Enhancement (View pull request) Prefer set with copy_from. |
8.13.0 or higher 9.0.0 or higher |
| 2.44.0 | Enhancement (View pull request) Add support for parsing sensitive action notifications event in the audit dataset. |
8.13.0 or higher 9.0.0 or higher |
| 2.43.0 | Enhancement (View pull request) Add tags and processors to GCP Billing, Cloudrun, CloudSQL, Dataproc, GKE, Loadbalancing, Pubsub and Redis. |
8.13.0 or higher 9.0.0 or higher |
| 2.42.2 | Bug fix (View pull request) Fixed GCP project ID handling to prevent numeric parsing issues by enforcing string type casting in YAML configuration templates. |
8.13.0 or higher 9.0.0 or higher |
| 2.42.1 | Bug fix (View pull request) Remove redundant audit violation field renames. |
8.13.0 or higher 9.0.0 or higher |
| 2.42.0 | Enhancement (View pull request) Allow @custom pipeline access to event.original without setting preserve_original_event. |
8.13.0 or higher 9.0.0 or higher |
| 2.41.1 | Bug fix (View pull request) Preserve original value of resource name. |
8.13.0 or higher 9.0.0 or higher |
| 2.41.0 | Enhancement (View pull request) Add support for Kibana 9.0.0. |
8.13.0 or higher 9.0.0 or higher |
| 2.40.1 | Enhancement (View pull request) Add missing category. |
8.13.0 or higher |
| 2.40.0 | Enhancement (View pull request) Add actor.entity.id and target.entity.id fields to audit logs. |
8.13.0 or higher |
| 2.39.0 | Enhancement (View pull request) Add related.entity field to audit logs. |
8.13.0 or higher |
| 2.38.0 | Enhancement (View pull request) Add policy_violation_info, metadata and related fields to audit logs.Bug fix (View pull request) Update GCP audit log dashboard to use correct email field. |
8.13.0 or higher |
| 2.37.2 | Bug fix (View pull request) Fix definition of subfields of nested objects |
8.13.0 or higher |
| 2.37.1 | Enhancement (View pull request) Improve GCP Billing documentation. |
8.13.0 or higher |
| 2.37.0 | Enhancement (View pull request) Retain authenticationInfo.serviceAccountKeyName data. |
8.13.0 or higher |
| 2.36.0 | Enhancement (View pull request) Add global dataset filter for dashboards to improve performance. |
8.13.0 or higher |
| 2.35.0 | Enhancement (View pull request) ECS version updated to 8.11.0. Update the kibana constraint to ^8.13.0. Modified the field definitions to remove ECS fields made redundant by the ecs@mappings component template. |
8.13.0 or higher |
| 2.34.1 | Bug fix (View pull request) Fix Redis metric type for 'persistence.rdb.bgsave_in_progress'. Metric type should be boolean instead of long. |
8.12.0 or higher |
| 2.34.0 | Enhancement (View pull request) Add tags and processors to GCP Compute, Firestore, PostgreSQL. |
8.12.0 or higher |
| 2.33.2 | Enhancement (View pull request) Add tags and processors to GCP Storage |
8.12.0 or higher |
| 2.33.1 | Enhancement (View pull request) Update Legacy metric visualization to new metric in GCP Billing overview dashboard. |
8.12.0 or higher |
| 2.33.0 | Enhancement (View pull request) Enable time series data for metrics data streams. This dramatically reduces storage for metrics and is expected to progressively improve query performance. For more details, see https://www.elastic.co/guide/en/elasticsearch/reference/current/tsds.html. |
8.12.0 or higher |
| 2.32.1 | Enhancement (View pull request) Add dimensions mappings and the metrics_fingerprint field across all metrics data streams. |
8.12.0 or higher |
| 2.32.0 | Enhancement (View pull request) Add new billing data stream fields. |
8.12.0 or higher |
| 2.31.2 | Bug fix (View pull request) Fix pipeline error parsing DNS logs with empty rdata field. |
8.7.1 or higher |
| 2.31.1 | Enhancement (View pull request) Add Cloud Run docs and fix policy template name to allow adding Cloud Run logs to the policy. |
8.7.1 or higher |
| 2.31.0 | Enhancement (View pull request) Allow users to retain otherwised discarded fields. |
8.7.1 or higher |
| 2.30.1 | Bug fix (View pull request) Fix mappings of group fields |
8.7.1 or higher |
| 2.30.0 | Enhancement (View pull request) Add tags.yml file so that integration's dashboards and saved searches are tagged with "Security Solution" and displayed in the Security Solution UI. Enhancement (View pull request) Upgrade package spec to 3.0.0. Bug fix (View pull request) Fix orphan dashboard references. Bug fix (View pull request) Add missing dashboard filters. |
8.7.1 or higher |
| 2.29.1 | Bug fix (View pull request) Add null checks and ignore_missing checks to the rename processor |
8.7.1 or higher |
| 2.29.0 | Bug fix (View pull request) Remove GCP CloudSQL deprecated, alpha or beta metrics and fix field types. |
8.7.1 or higher |
| 2.28.5 | Enhancement (View pull request) Set metric type for GKE, Load Balancing, PubSub, Redis and Storage data streams. |
8.7.1 or higher |
| 2.28.4 | Enhancement (View pull request) Migrate GCP Load Balancing HTTPS Overview dashboard to lens. |
8.7.1 or higher |
| 2.28.3 | Enhancement (View pull request) Set metric type for Cloud Run, Compute, Dataproc and Firestore data streams. |
8.7.1 or higher |
| 2.28.2 | Enhancement (View pull request) Migrate GCP Load Balancing TCP SSL Proxy Overview dashboard to lens. |
8.7.1 or higher |
| 2.28.1 | Enhancement (View pull request) Set metric type for CloudSQL data streams. |
8.7.1 or higher |
| 2.28.0 | Enhancement (View pull request) Migrate GCP Load Balancing L3 Overview dashboard to lens. |
8.7.1 or higher |
| 2.27.0 | Enhancement (View pull request) Add GCP CloudSQL MySQL, SQL Server and PostgreSQL dashboards. |
8.7.1 or higher |
| 2.26.0 | Bug fix (View pull request) Fix GCP loadbalancing_metrics fields prefix. |
8.7.1 or higher |
| 2.25.1 | Bug fix (View pull request) Fix check on gcp.audit.authorization_info[].granted. |
8.7.1 or higher |
| 2.25.0 | Enhancement (View pull request) Migrate GCP Billing input control to new control panel. |
8.7.1 or higher |
| 2.24.0 | Enhancement (View pull request) Add GCP CloudSQL MySQL, Postgres, SQLServer data streams |
8.7.1 or higher |
| 2.23.0 | Enhancement (View pull request) Convert security dashboards to lens. |
8.7.1 or higher |
| 2.22.1 | Enhancement (View pull request) Change ownership in manifest. |
8.6.0 or higher |
| 2.22.0 | Enhancement (View pull request) Ensure event.kind is correctly set for pipeline errors. |
8.6.0 or higher |
| 2.21.0 | Enhancement (View pull request) Update package to ECS 8.8.0. |
8.6.0 or higher |
| 2.20.1 | Bug fix (View pull request) Fix invalid TSDS metric type for persistence.rdb.bgsave_in_progress field |
8.6.0 or higher |
| 2.20.0 | Enhancement (View pull request) Update package to ECS 8.7.0. |
8.6.0 or higher |
| 2.19.1 | Enhancement (View pull request) Migrate compute dashboard to lens and add datastream filter. |
8.6.0 or higher |
| 2.19.0 | Enhancement (View pull request) Add Cloud Run metrics datastream. |
8.6.0 or higher |
| 2.18.0 | Enhancement (View pull request) Support subscription_num_goroutines and subscription_max_outstanding_messages for GCP PubSub input |
8.6.0 or higher |
| 2.17.2 | Bug fix (View pull request) Fix IP Convert processor in Audit ingest pipeline. |
8.6.0 or higher |
| 2.17.1 | Enhancement (View pull request) Added categories and/or subcategories. |
8.6.0 or higher |
| 2.17.0 | Enhancement (View pull request) Add Audit Log Overview dashboard Enhancement (View pull request) Add GKE Overview dashboard Enhancement (View pull request) Add PubSub Overview dashboard Enhancement (View pull request) Add Storage Overview dashboard |
8.6.0 or higher |
| 2.16.2 | Bug fix (View pull request) Add logic to handle scalar request.policy values on audit |
8.5.0 or higher |
| 2.16.1 | Bug fix (View pull request) Replace missing input control panel with new-style control. |
8.5.0 or higher |
| 2.16.0 | Enhancement (View pull request) Update package to ECS 8.6.0. |
8.5.0 or higher |
| 2.15.2 | Enhancement (View pull request) Update documentation. |
8.5.0 or higher |
| 2.15.1 | Enhancement (View pull request) Add GCP Compute pipeline test. |
8.5.0 or higher |
| 2.15.0 | Enhancement (View pull request) Remove support for Kibana 7.17.x Enhancement (View pull request) Support multiple regions for metrics data streams |
8.5.0 or higher |
| 2.14.0 | Enhancement (View pull request) Update package to ECS 8.5.0. |
8.3.0 or higher |
| 2.13.0 | Enhancement (View pull request) Migrate dashboard by values |
8.3.0 or higher |
| 2.12.1 | Bug fix (View pull request) Remove duplicate fields. |
7.17.6 or higher 8.3.0 or higher |
| 2.12.0 | Enhancement (View pull request) Add GCP Redis |
7.17.6 or higher 8.3.0 or higher |
| 2.11.12 | Bug fix (View pull request) Add GKE ingest pipeline. |
7.17.6 or higher 8.3.0 or higher |
| 2.11.11 | Bug fix (View pull request) Fix type of dns.answers.ttl. |
7.17.6 or higher 8.3.0 or higher |
| 2.11.10 | Enhancement (View pull request) Add ingest pipeline for dataproc. Enhancement (View pull request) Add GCP loadbalancing ingest pipeline Enhancement (View pull request) Add GCP PubSub ingest pipeline Enhancement (View pull request) Add GCP Storage ingest pipeline Enhancement (View pull request) Add GCP Firestore ingest pipeline Enhancement (View pull request) Add GCP Compute ingest pipeline |
7.17.6 or higher 8.3.0 or higher |
| 2.11.10-beta.6 | Enhancement (View pull request) Add ingest pipeline for dataproc. |
— |
| 2.11.10-beta.5 | Enhancement (View pull request) Add GCP loadbalancing ingest pipeline |
— |
| 2.11.10-beta.4 | Enhancement (View pull request) Add GCP PubSub ingest pipeline |
— |
| 2.11.10-beta.3 | Enhancement (View pull request) Add GCP Storage ingest pipeline |
— |
| 2.11.10-beta.2 | Enhancement (View pull request) Add GCP Firestore ingest pipeline |
— |
| 2.11.10-beta.1 | Enhancement (View pull request) Add GCP Compute ingest pipeline |
— |
| 2.11.9 | Bug fix (View pull request) Fix GKE kubernetes.io indentation. |
7.17.6 or higher 8.3.0 or higher |
| 2.11.8 | Enhancement (View pull request) Remove duplicate fields. |
7.17.6 or higher 8.3.0 or higher |
| 2.11.7 | Enhancement (View pull request) Move Dataproc lightweight module config into integration |
7.17.6 or higher 8.3.0 or higher |
| 2.11.6 | Enhancement (View pull request) Move LoadBalancing lightweight module config into integration |
7.17.6 or higher 8.3.0 or higher |
| 2.11.5 | Enhancement (View pull request) Move Storage lightweight module config into integration |
7.17.6 or higher 8.3.0 or higher |
| 2.11.4 | Enhancement (View pull request) Move PubSub lightweight module config into integration |
7.17.6 or higher 8.3.0 or higher |
| 2.11.3 | Enhancement (View pull request) Move GKE lightweight module config into integration |
7.17.6 or higher 8.3.0 or higher |
| 2.11.2 | Enhancement (View pull request) Move Firestore lightweight module config into integration |
7.17.6 or higher 8.3.0 or higher |
| 2.11.1 | Enhancement (View pull request) Use ECS geo.location definition. |
7.17.6 or higher 8.3.0 or higher |
| 2.11.0 | Enhancement (View pull request) Move Compute lightweight module config into integration |
7.17.6 or higher 8.3.0 or higher |
| 2.10.0 | Enhancement (View pull request) Add GCP PubSub Data stream |
7.17.6 or higher 8.3.0 or higher |
| 2.9.0 | Enhancement (View pull request) Add GCP Dataproc Data stream |
7.17.6 or higher 8.3.0 or higher |
| 2.8.0 | Enhancement (View pull request) Add GCP GKE Data Stream |
7.17.6 or higher 8.3.0 or higher |
| 2.7.0 | Enhancement (View pull request) Add GCP Storage Data Stream |
7.17.6 or higher 8.3.0 or higher |
| 2.6.0 | Enhancement (View pull request) Add Load Balancing logs datastream |
7.17.6 or higher 8.3.0 or higher |
| 2.5.0 | Enhancement (View pull request) Add GCP Load Balancing Metricset Bug fix (View pull request) Fix credentials_json escaping in loadbalancing_metrics Bug fix (View pull request) Update loadbalancing_metrics default period to 60s Bug fix (View pull request) Fix event.dataset for loadbalancing_metrics Enhancement (View pull request) Add loadbalancing_metrics distribution fields |
7.17.6 or higher 8.3.0 or higher |
| 2.4.0 | Enhancement (View pull request) Update package to ECS 8.4.0 |
7.17.6 or higher 8.3.0 or higher |
| 2.3.0 | Enhancement (View pull request) Add additional parsing for DNS Public Zone Query Logs |
7.17.6 or higher 8.3.0 or higher |
| 2.2.1 | Enhancement (View pull request) Fix Billing policy template title and default period for gcp.compute |
7.17.6 or higher 8.3.0 or higher |
| 2.2.0 | Enhancement (View pull request) Remove fields duplicated in ECS fields |
7.17.6 or higher 8.3.0 or higher |
| 2.1.0 | Enhancement restore compatibility with 7.17 release track |
7.17.6 or higher 8.3.0 or higher |
| 2.0.0 | Breaking change (View pull request) Move configurations to support metrics. This change is breaking, as it moves some configuration from the top level variables to data stream variables. This change involves project_id, credentials_file and credentials_jsonvariables that are moved from input level configuration to package level configuration (as those variables are reused across all inputs/data streams). Users with GCP integration enabled will need to input values for these variables again when upgrading the policies to this version. Enhancement (View pull request) Add GCP Billing Data Stream Enhancement (View pull request) Add GCP Compute Data Stream Enhancement (View pull request) Add GCP Firestore Data stream |
8.3.0 or higher |
| 1.10.0 | Enhancement (View pull request) Update package to ECS 8.3.0. |
7.17.0 or higher 8.0.0 or higher |
| 1.9.2 | Bug fix (View pull request) Fix GCP auditlog parsing issue on response status |
7.17.0 or higher 8.0.0 or higher |
| 1.9.1 | Enhancement (View pull request) Update readme |
7.17.0 or higher 8.0.0 or higher |
| 1.9.0 | Enhancement (View pull request) Preserve request and response in flattened fields. |
7.17.0 or higher 8.0.0 or higher |
| 1.8.0 | Enhancement (View pull request) Add missing cloud.provider field. |
7.17.0 or higher 8.0.0 or higher |
| 1.7.0 | Enhancement (View pull request) Add dashboards for firewall and vpc flow logs. Bug fix (View pull request) Add missing mappings for several event.* fields. |
— |
| 1.6.1 | Enhancement (View pull request) Clarify the GCP privileges required by the Pub/Sub input. |
7.16.3 or higher 8.0.0 or higher |
| 1.6.0 | Enhancement (View pull request) Update to ECS 8.2 |
— |
| 1.5.1 | Enhancement (View pull request) Add documentation for multi-fields |
7.16.3 or higher 8.0.0 or higher |
| 1.5.0 | Enhancement (View pull request) Improve Google Cloud Platform docs. |
7.16.3 or higher 8.0.0 or higher |
| 1.4.2 | Bug fix (View pull request) Remove emtpy values, names with only dots, and invalid client IPs. |
7.16.3 or higher 8.0.0 or higher |
| 1.4.1 | Bug fix (View pull request) Fix quoting of the credentials_json value in policy templates. |
7.16.3 or higher 8.0.0 or higher |
| 1.4.0 | Enhancement (View pull request) Add gcp.dns integration |
— |
| 1.3.1 | Bug fix (View pull request) Add Ingest Pipeline script to map IANA Protocol Numbers |
7.15.0 or higher 8.0.0 or higher |
| 1.3.0 | Enhancement (View pull request) Update to ECS 8.0 |
7.15.0 or higher 8.0.0 or higher |
| 1.2.2 | Bug fix (View pull request) Regenerate test files using the new GeoIP database |
7.15.0 or higher 8.0.0 or higher |
| 1.2.1 | Bug fix (View pull request) Change test public IPs to the supported subset |
— |
| 1.2.0 | Enhancement (View pull request) Add 8.0.0 version constraint |
7.15.0 or higher 8.0.0 or higher |
| 1.1.2 | Enhancement (View pull request) Update Title and Description. |
7.15.0 or higher |
| 1.1.1 | Bug fix (View pull request) Fix logic that checks for the 'forwarded' tag |
— |
| 1.1.0 | Enhancement (View pull request) Update to ECS 1.12.0 |
7.15.0 or higher |
| 1.0.0 | Enhancement (View pull request) Move from experimental to GA Enhancement (View pull request) remove experimental from data_sets |
— |
| 0.3.3 | Enhancement (View pull request) Convert to generated ECS fields |
— |
| 0.3.2 | Enhancement (View pull request) update to ECS 1.11.0 |
— |
| 0.3.1 | Enhancement (View pull request) Escape special characters in docs |
— |
| 0.3.0 | Enhancement (View pull request) Update integration description |
— |
| 0.2.0 | Enhancement (View pull request) Set "event.module" and "event.dataset" |
— |
| 0.1.0 | Enhancement (View pull request) update to ECS 1.10.0 and adding event.original options |
— |
| 0.0.2 | Enhancement (View pull request) update to ECS 1.9.0 |
— |
| 0.0.1 | Enhancement (View pull request) initial release |
— |