Indices view in AutoOps
ECH ECK ECE Self-Managed
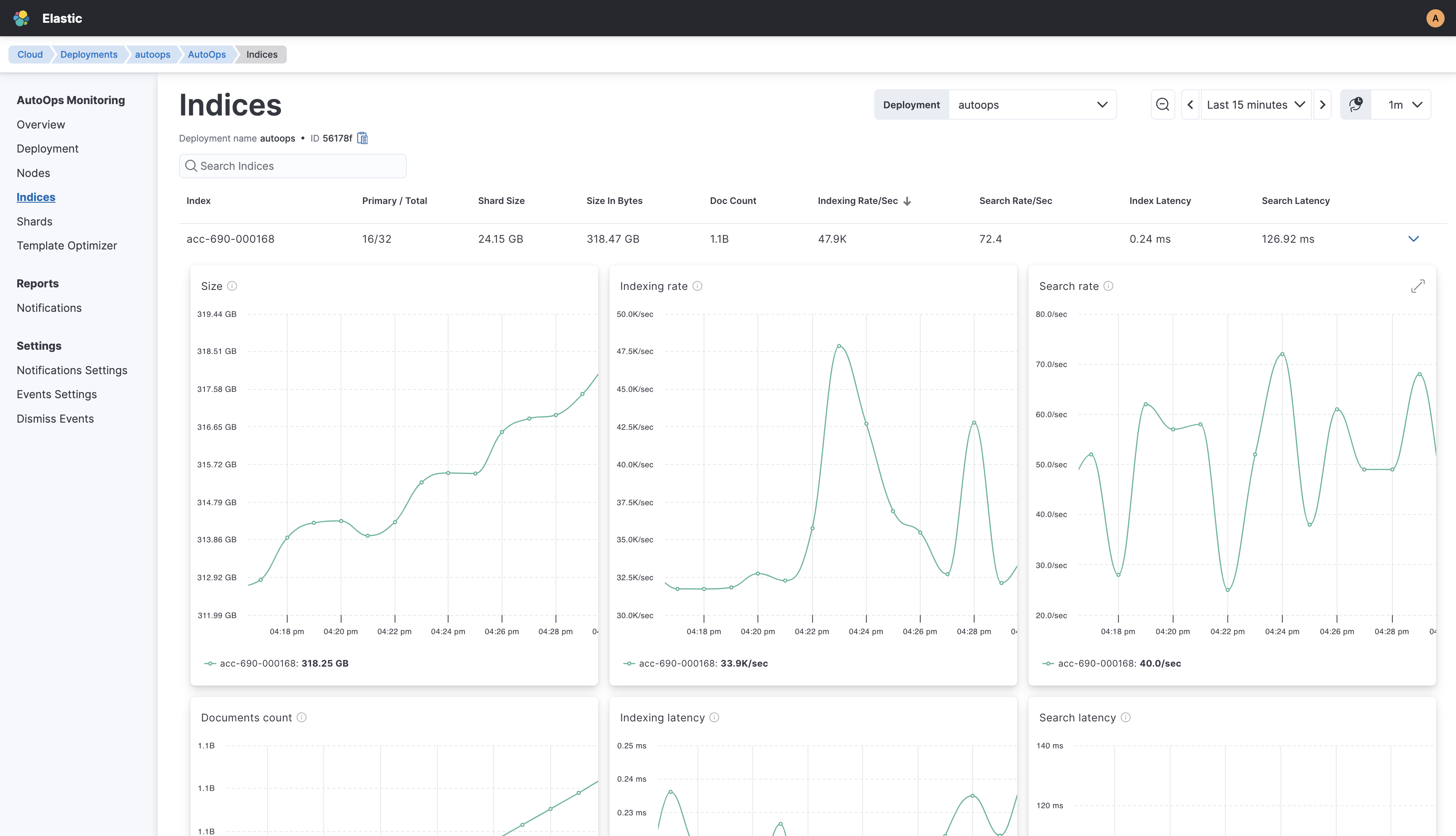
The Indices view provides detailed statistics for each Elasticsearch index in your deployment.
The Indices view is essential for monitoring Elasticsearch indices, and offers comprehensive insights at a glance by displaying a clear and informative table about the following metrics:
- Index Name
- Primary Shards and Total Shards
- Shard Size
- Size in Bytes
- Doc Count
- Indexing Rate/Sec
- Search Rate/Sec
- Index Latency
- Search Latency
You can expand each index entry to dive deeper into real-time metrics. This is an intuitive and dynamic feature that allows you to visualize index activities and trends, in order to detect anomalies and optimize search efficiency.
The Indices view offers you a powerful tool for managing and optimizing your Elasticsearch indices. By providing a detailed and up-to-date overview of index performance and usage, AutoOps ensures that your search and indexing operations run smoothly and efficiently.
| Metrics name | Metrics description |
|---|---|
| Size | Total size of all primary shards of the index |
| Indexing rate | Number of documents being indexed per second on primary shards of the index |
| Search rate | Number of search requests being executed per second on all shards of the index |
| Document count | Total number of non-deleted documents in all primary shards of the index, including nested documents |
| Indexing latency | Average latency for indexing documents, which is the time it takes to index documents divided by the number that were indexed in primary shards of the index |
| Search latency | Average latency for searching, which is the time it takes to execute searches divided by the number of searches submitted to all shards of the index |
| Errors | Number of failed indexing operations for the index |
| Merge rate | Number of merge operations being executed per second on all primary shards of the index |