Simplify your Elasticsearch operations with real-time issue detection and actionable recommendations to optimize performance and reduce costs. AutoOps is available for cloud and self-managed deployments. Learn more about AutoOps.
Introducing AutoOps for self-managed Elasticsearch (on-prem or privately hosted environments) , which makes Elasticsearch easier to manage. Instead of a traditional technical feature walkthrough, this blog showcases its value, how to set it up, and the kind of insights it provides - from the perspective of a DevOps engineer - because the real value of AutoOps is best seen in the day-to-day work of managing Elasticsearch at scale.
Chapter 1: background - The complexity behind self-managed at scale
Operating any large-scale, self-managed data platform can be complex.
One moment, queries are lightning fast. The next, ingestion lags and storage costs spike. It’s basically like running a zoo, except the animals can page you at 3 a.m.
My environment is no different: multiple clusters, heavy cross-cluster search (CCS), and hundreds of users across departments.
We use Stack Monitoring for daily operations. It provides graphs and metrics, but it still takes a lot of expertise and time to connect the dots. Diagnosing bottlenecks or knowing when to adjust shard strategies is still a manual, error-prone process. In many cases, issues go unnoticed until they cause an outage, a performance drop, or an unexpected storage spike.
Chapter 2: discovering AutoOps
Then came the announcement: AutoOps is now available for self‑managed clusters - on-prem or privately hosted environments.
.AutoOps has long helped Elastic Cloud users manage deployments more efficiently. Now, those same benefits are available to self-managed clusters (ECK, ECE, or standalone) running on-premises or in private cloud environments -- at no cost, regardless of your licence tier.
The AutoOps pitch is tempting:
- Real-time issue detection for ingestion bottlenecks, unbalanced shards, slow queries and more
- Actionable recommendations tailored to your cluster’s configuration
- Resource optimization insights to improve efficiency and reduce wasted spend
- Simple setup with the installation of a lightweight agent—no extra infrastructure needed
Honestly, anything promising “no extra infrastructure” had my full attention.
Chapter 3: setup in 5 minutes (yes, really)
I blocked my afternoon, stocked up on coffee, and braced for a long setup. To my surprise, it took just five minutes:
- Logged into my Elastic Cloud account
- Decided how to run the agents: Elastic Cloud Kubernetes (ECK), Kubernetes, Docker or Linux.
- Entered the cluster URL
- Got a single command to run, which installed a lightweight Metricbeat agent
That’s it. My cluster was connected.
No dedicated monitoring clusters to provision. And importantly, AutoOps only sends metrics, meaning that my company's data is kept in my self-managed environment.

Step 1: Sign-up to Elastic Cloud

Step 2: Choose where to run the Agent

Step 3: Enter your Elasticsearch endpoint and how to authenticate

Step 4: Simple command to install the Agent

That’s it: after a few minutes AutoOps will start showing insights
For more details refer to the AutoOps onboarding documentation and the FAQ.
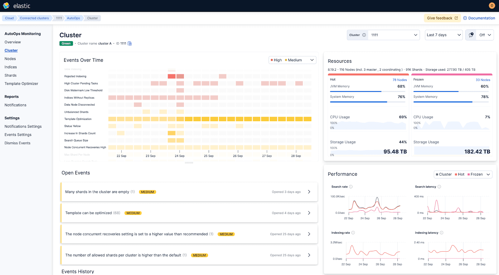
Chapter 4: first insights, first wins
Within minutes, AutoOps started surfacing insights, providing root cause analysis and clear steps to fix them.
First week highlights included:
- Flagged indices not attached to any ILM policy that had grown too large
- One cluster had three empty nodes left behind from a past maintenance job
- Some nodes were crossing watermarks, and a couple of indices were missing replicas
- Caught a badly configured template
- Pinpointed a long-running search and suggested the exact cancel command

AutoOps detected that the cluster is rejecting indexing

AutoOps detected that some indexes are configured without a replica
Before AutoOps, we would’ve thrown more hardware at these problems. Instead, AutoOps pointed straight to the root cause, and fixes took minutes.
For once, a monitoring system wasn’t just showing me charts - it was telling me how to solve the issue. I started to wonder if AutoOps could also help diagnose my home Wi-Fi and finally free me from being the IT department for my family…

AutoOps monitored shard sizes and alerted when there were many empty shards
Chapter 5: support that sees what I see
The first time I opened a support case, I realized another benefit: Elastic Support engineers could see the exact same data and recommendations I was looking at.
It turned support into a collaboration. Instead of back-and-forth tickets, it felt like working with a teammate who knows Elasticsearch inside and out.
Chapter 6: operating at scale
Before AutoOps, scaling Elasticsearch felt like a mix of science, instinct, and tribal knowledge.
Now it’s data-driven, with clear visibility and recommendations:
- Visibility into resource utilization to prevent over-provisioning
- Smarter shard allocation and tiering recommendations for balanced performance
- Index sizing insights that reduce wasted storage and hardware costs
- Faster root cause analysis across multiple clusters
Chapter 7: the first of many Cloud Connected Services
AutoOps is more than a standalone tool. It’s the first in a new set of Cloud Connected Services for self-managed customers.Cloud Connect enables self-managed clusters to consume Elastic Cloud services without the operational overhead of installing and managing these services in their own environment. Features roll out automatically, so teams receive improvements faster with less infrastructure complexity.
Next up: Elastic Inference Service (EIS).
Closing thoughts
Managing large-scale, self-managed deployments doesn’t have to be overwhelming.
And if you’d like even simpler operations, you can always move some workloads to Elastic Cloud, whether Hosted or Serverless, for the easiest way to run Elasticsearch.
If you want to keep running self-managed, connect any self-managed cluster to AutoOps in Elastic Cloud - it's free for all Elastic licences.
TLDR
Running large self-managed Elasticsearch clusters is complex and time-consuming. AutoOps brings real-time issue detection, actionable recommendations, and shared visibility with Elastic Support - without needing to manage extra infrastructure. Setup takes minutes, and the insights show up right away.




