Transaction overview

edit
IMPORTANT: This documentation is no longer updated. Refer to Elastic's version policy and the latest documentation.

Transaction overview

edit

A transaction describes an event captured by an Elastic APM agent instrumenting a service. The APM agents automatically collect performance metrics on HTTP requests, database queries, and much more.

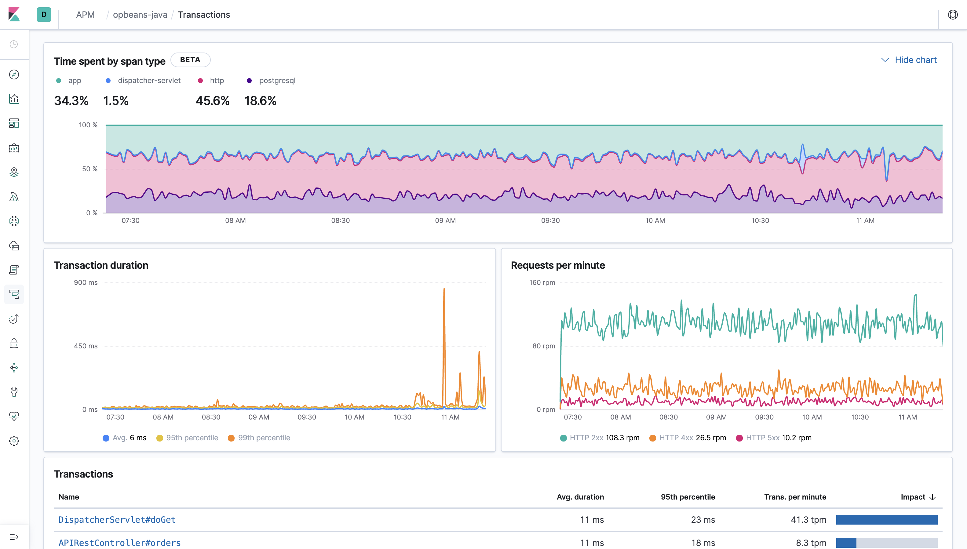
Selecting a service brings you to the transactions overview. The time spent by span type, transaction duration and requests per minute chart display information on all transactions associated with the selected service. The Transactions table, however, provides only a list of transaction groups for the selected service. In other words, this view groups all transactions of the same name together, and only displays one transaction for each group.

Example view of transactions table in the APM UI in Kibana

Time spent by span type —  [beta] This functionality is in beta and is subject to change. The design and code is less mature than official GA features and is being provided as-is with no warranties. Beta features are not subject to the support SLA of official GA features. Certain agents support breakdown graphs in the APM UI. This graph is an easy way to visualize where your application is spending most of its time. For example, is your app spending time in external calls, database processing, or application code execution?

The time a transaction took to complete is also recorded and displayed on the chart under the "app" label. "app" indicates that something was happening within the application, but we’re not sure exactly what. This could be a sign that the agent does not have auto-instrumentation for whatever was happening during that time.

It’s important to note that if you have asynchronous spans, the sum of all span times may exceed the duration of the transaction.

If the Time spent by span type chart is missing in the APM UI, it means your agent does not support this feature yet.

Transaction duration shows the response times for this service and is broken down into average, 95th, and 99th percentile. If there’s a weird spike that you’d like to investigate, you can simply zoom in on the graph - this will adjust the specific time range, and all of the data on the page will update accordingly.

Requests per minute is divided into response codes: 2xx, 3xx, 4xx, etc., and is useful for determining if you’re serving more of one code than you typically do. Like in the Transaction duration graph, you can zoom in on anomalies to further investigate them.

The Transactions table is similar to the traces overview and shows the name of each transaction occurring in the selected service. Transactions with the same name are grouped together and only shown once in this table. By default, transaction groups are sorted by Impact. Impact helps show the most used and slowest endpoints in your service - in other words, it’s the collective amount of pain a specific endpoint is causing your users. If there’s a particular endpoint you’re worried about, you can click on it to view the transaction details.

The transaction overview will only display helpful information when the transactions in your service are named correctly.

Elastic APM Agents come with built-in support for popular frameworks out-of-the-box. However, if you only see one route in the Transaction overview page, or if you have transactions named "unknown route", it could be a symptom that the agent either wasn’t installed correctly or doesn’t support your framework.

For further details, including troubleshooting and custom implementation instructions, refer to the documentation for each APM Agent you’ve implemented.

Transaction details

edit

Selecting a transaction group will bring you to the transaction details. Transaction details include a high-level overview of the time spent by span type, transaction group duration, requests per minute, and transaction group duration distribution. It’s important to note that all of these graphs show data from every transaction within the selected transaction group.

Example view of response time distribution

A single sampled transaction is also displayed. This sampled transaction is based on your selection in the Transactions duration distribution. You can update the sampled transaction by selecting a new bucket in the transactions duration distribution graph. The number of requests per bucket is displayed when hovering over the graph, and the selected bucket is highlighted to stand out.

Example view of transactions duration distribution graph

Most of the requests fall into buckets on the left side of the graph, with a long tail of smaller buckets to the right. This is a typical distribution, and indicates most of our requests were served quickly - awesome! It’s the requests on the right, the ones taking longer than average, that we probably want to focus on. By clicking on these buckets, we’re presented with a span timeline waterfall showing what a typical request in that bucket was doing. By investigating this timeline waterfall, we can hopefully see why it was slow and then implement a fix.

Example view of transactions sample

More information on timeline waterfalls is available in spans.

For a particular transaction sample, we can get even more information in the metadata tab:

  • Labels - Custom labels added by agents
  • HTTP request/response information
  • Host information
  • Container information
  • Service - The service/application runtime, agent, name, etc..
  • Process - The process id that served up the request.
  • Agent information
  • URL
  • User - Requires additional configuration, but allows you to see which user experienced the current transaction.
  • Custom - You can configure your agent to add custom contextual information on transactions.

All of this data is stored in documents in Elasticsearch. This means you can select "Actions - View sample document" to see the actual Elasticsearch document under the discover tab.