WARNING: Version 6.2 of Kibana has passed its EOL date.
This documentation is no longer being maintained and may be removed. If you are running this version, we strongly advise you to upgrade. For the latest information, see the current release documentation.
Beats Monitoring Metrics
editBeats Monitoring Metrics
editIf you are monitoring Beats, the Monitoring page in Kibana contains a panel for Beats in the cluster overview. [6.2.0] Added in 6.2.0.
To view an overview of the Beats data in the cluster, click Overview. The overview page has a section for activity in the last day, which is a real-time sample of data. Below that, a summary bar and charts follow the typical paradigm of data in the Monitoring UI, which is bound to the span of the time picker in the top right corner of the page. This overview page can therefore show up-to-date or historical information.
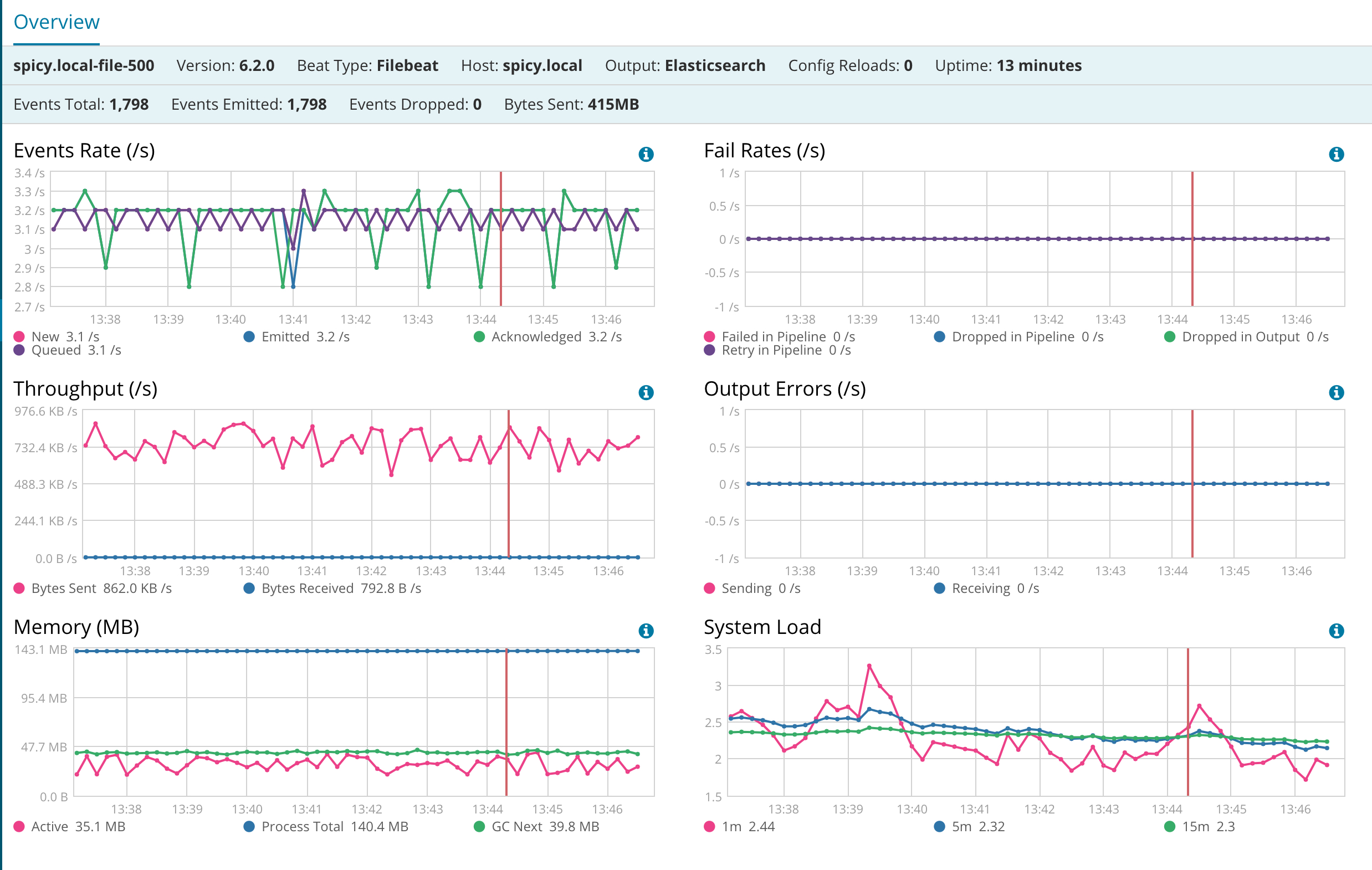
To view a listing of the individual Beat instances in the cluster, click Beats. The table listing shows each Beat instance that reports data to the monitoring cluster. All columns are sortable. Clicking a Beat name takes you to the detail page. For example:
The detail page contains a summary bar and charts. There are more charts on this page than the overview page and they are specific to a single Beat instance.

