A newer version is available. Check out the latest documentation.

Example: Install standalone Elastic Agent on Kubernetes using Helm

edit

This functionality is in technical preview and may be changed or removed in a future release. Elastic will work to fix any issues, but features in technical preview are not subject to the support SLA of official GA features.

This example demonstrates how to install standalone Elastic Agent on a Kubernetes system using a Helm chart, gather Kubernetes metrics and send them to an Elasticsearch cluster in Elastic Cloud, and then view visualizations of those metrics in Kibana.

For an overview of the Elastic Agent Helm chart and its benefits, refer to Install Elastic Agent on Kubernetes using Helm.

This guide takes you through these steps:

Prerequisites
edit

To get started, you need:

  • A local install of the Helm Kubernetes package manager.
  • An Elastic Cloud hosted Elasticsearch cluster on version 8.16 or higher.
  • An Elasticsearch API key.
  • An active Kubernetes cluster.
  • A local clone of the elastic/elastic-agent GitHub repository. Make sure to use the 8.16 branch to ensure that Elastic Agent has full compatibility with the Helm chart.
Install Elastic Agent
edit
  1. Open your Elastic Cloud deployment, and from the navigation menu select Manage this deployment.
  2. In the Applications section, copy the Elasticsearch endpoint and make a note of the endpoint value.
  3. Open a terminal shell and change into a directory in your local clone of the elastic-agent repo.
  4. Copy this command.

    helm install demo ./deploy/helm/elastic-agent \
    --set kubernetes.enabled=true \
    --set outputs.default.type=ESPlainAuthAPI \
    --set outputs.default.url=<ES-endpoint>:443 \
    --set outputs.default.api_key="API_KEY"

    Note that the command has these properties:

    • helm install runs the Helm CLI install tool.
    • demo gives a name to the installed chart. You can choose any name.
    • ./deploy/helm/elastic-agent is a local path to the Helm chart to install (in time it’s planned to have a public URL for the chart).
    • --set kubernetes.enabled=true enables the Kubernetes integration. The CLI parameter overrides the default false value for kubernetes.enabled in the Elastic Agent values.yaml file.
    • --set outputs.default.type=ESPlainAuthAPI sets the authentication method for the Elasticsearch output to require an API key (again, overriding the value set by default in the Elastic Agent values.yaml file).
    • --set outputs.default.url=<ES-endpoint>:443 sets the address of your Elastic Cloud deployment, where Elastic Agent will send its output over port 443.
    • --set outputs.default.api_key="API_KEY" sets the API key that Elastic Agent will use to authenticate with your Elasticsearch cluster.

      For a full list of all available YAML settings and descriptions, refer to the Elastic Agent Helm Chart Readme.

  5. Update the command to replace:

    1. <ES-endpoint> with the Elasticsearch endpoint value that you copied earlier.
    2. <API_KEY> with your API key name.

      After your updates, the command should look something like this:

      helm install demo ./deploy/helm/elastic-agent \
      --set kubernetes.enabled=true \
      --set outputs.default.type=ESPlainAuthAPI \
      --set outputs.default.url=https://demo.es.us-central1.gcp.foundit.no:443 \
      --set outputs.default.api_key="A6ecaHNTJUFFcJI6esf4:5HJPxxxxxxxPS4KwSBeVEs"
  6. Run the command.

    The command output should confirm that three Elastic Agents have been installed as well as the Kubernetes integration:

    ...
    Installed agents:
      - clusterWide [deployment - standalone mode]
      - ksmSharded [statefulset - standalone mode]
      - perNode [daemonset - standalone mode]
    
    Installed integrations:
      - kubernetes [built-in chart integration]
    ...
  7. Run the kubectl get pods -n default command to confirm that the Elastic Agent pods are running:

    NAME                                      READY   STATUS    RESTARTS   AGE
    agent-clusterwide-demo-77c65f6c7b-trdms   1/1     Running   0          5m18s
    agent-ksmsharded-demo-0                   2/2     Running   0          5m18s
    agent-pernode-demo-c7d75                  1/1     Running   0          5m18s
  8. In your Elastic Cloud deployment, from the Kibana menu open the Integrations page.
  9. Run a search for Kubernetes and then select the Kubernetes integration card.
  10. On the Kubernetes integration page, select Install Kubernetes assets. This installs the dashboards, Elasticsearch indexes, and other assets used to monitor your Kubernetes cluster.
  11. On the Kubernetes integration page, open the Assets tab and select the [Metrics Kubernetes] Nodes dashboard.

    On the dashboard, you can view the status of your Kubernetes nodes, including metrics on memory, CPU, and filesystem usage, network throughput, and more.

    Screen capture of the Metrics Kubernetes nodes dashboard
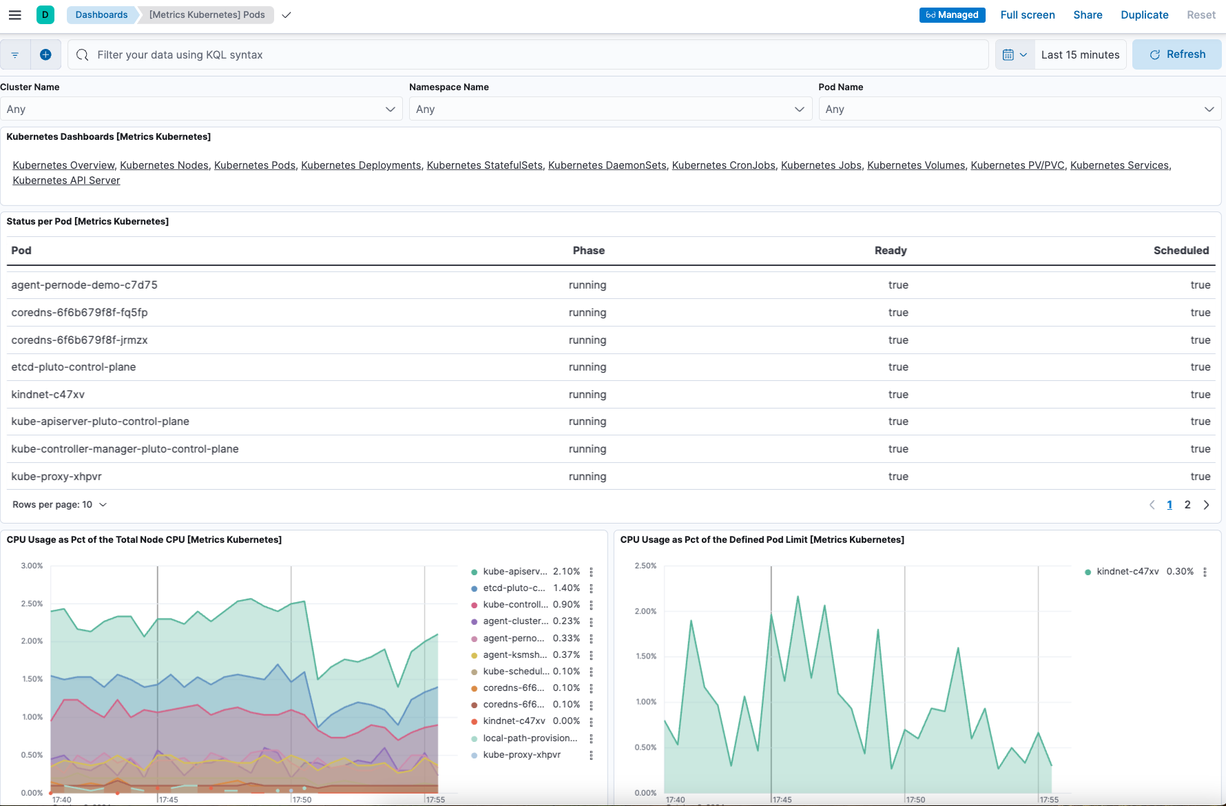
  12. On the Kubernetes integration page, open the Assets tab and select the [Metrics Kubernetes] Pods dashboard. As with the nodes dashboard, on this dashboard you can view the status of your Kubernetes pods, including various metrics on memory, CPU, and network throughput.

    Screen capture of the Metrics Kubernetes pods dashboard
Upgrade your Elastic Agent configuration
edit

Now that you have Elastic Agent installed, collecting, and sending data successfully, let’s try changing the agent configuration settings.

In the previous install example, three Elastic Agent nodes were installed. One of these nodes, agent-ksmsharded-demo-0, is installed to enable the kube-state-metrics service. Let’s suppose that you don’t need those metrics and would like to upgrade your configuration accordingly.

  1. Copy the command that you used earlier to install Elastic Agent:

    helm install demo ./deploy/helm/elastic-agent \
    --set kubernetes.enabled=true \
    --set outputs.default.type=ESPlainAuthAPI \
    --set outputs.default.url=<ES-endpoint>:443 \
    --set outputs.default.api_key="API_KEY"
  2. Update the command as follows:

    1. Change install to upgrade.
    2. Add a parameter --set kubernetes.state.enabled=false. This will override the default true value for the setting kubernetes.state in the Elastic Agent values.yaml file.

      helm upgrade demo ./deploy/helm/elastic-agent \
      --set kubernetes.enabled=true \
      --set kubernetes.state.enabled=false \
      --set outputs.default.type=ESPlainAuthAPI \
      --set outputs.default.url=<ES-endpoint>:443 \
      --set outputs.default.api_key="API_KEY"
  3. Run the command.

    The command output should confirm that now only two Elastic Agents are installed together with the Kubernetes integration:

    ...
    Installed agents:
      - clusterWide [deployment - standalone mode]
      - perNode [daemonset - standalone mode]
    
    Installed integrations:
      - kubernetes [built-in chart integration]
    ...

You’ve upgraded your configuration to run only two Elastic Agents, without the kube-state-metrics service. You can similarly upgrade your agent to change other settings defined in the in the Elastic Agent values.yaml file.

Change Elastic Agent’s running mode
edit

By default Elastic Agent runs under the elastic user account. For some use cases you may want to temporarily change an agent to run with higher privileges.

  1. Run the kubectl get pods -n default command to view the running Elastic Agent pods:

    NAME                                      READY   STATUS    RESTARTS   AGE
    agent-clusterwide-demo-77c65f6c7b-trdms   1/1     Running   0          5m18s
    agent-pernode-demo-c7d75                  1/1     Running   0          5m18s
  2. Now, run the kubectl exec command to enter one of the running Elastic Agents, substituting the correct pod name returned from the previous command. For example:

    kubectl exec -it pods/agent-pernode-demo-c7d75 -- bash
  3. From inside the pod, run the Linux ps aux command to view the running processes.

    ps aux

    The results should be similar to the following:

    USER         PID %CPU %MEM    VSZ   RSS TTY      STAT START   TIME COMMAND
    elastic+           1  0.0  0.0   1936   416 ?        Ss   21:04   0:00 /usr/bin/tini -- /usr/local/bin/docker-entrypoint -c /etc/elastic-agent/agent.yml -e
    elastic+          10  0.2  1.3 2555252 132804 ?      Sl   21:04   0:13 elastic-agent container -c /etc/elastic-agent/agent.yml -e
    elastic+          37  0.6  2.0 2330112 208468 ?      Sl   21:04   0:37 /usr/share/elastic-agent/data/elastic-agent-d99b09/components/agentbeat metricbeat -E
    elastic+          38  0.2  1.7 2190072 177780 ?      Sl   21:04   0:13 /usr/share/elastic-agent/data/elastic-agent-d99b09/components/agentbeat filebeat -E se
    elastic+          56  0.1  1.7 2190136 175896 ?      Sl   21:04   0:11 /usr/share/elastic-agent/data/elastic-agent-d99b09/components/agentbeat metricbeat -E
    elastic+          68  0.1  1.8 2190392 184140 ?      Sl   21:04   0:12 /usr/share/elastic-agent/data/elastic-agent-d99b09/components/agentbeat metricbeat -E
    elastic+          78  0.7  2.0 2330496 204964 ?      Sl   21:04   0:48 /usr/share/elastic-agent/data/elastic-agent-d99b09/components/agentbeat filebeat -E se
    elastic+         535  0.0  0.0   3884  3012 pts/0    Ss   22:47   0:00 bash
    elastic+         543  0.0  0.0   5480  2360 pts/0    R+   22:47   0:00 ps aux
  4. In the command output, note that Elastic Agent is currently running as the elastic user:

    elastic+          10  0.2  1.3 2555252 132804 ?      Sl   21:04   0:13 elastic-agent container -c /etc/elastic-agent/agent.yml -e
  5. Run exit to leave the Elastic Agent pod.
  6. Run the helm upgrade command again, this time adding the parameter --set agent.unprivileged=false to override the default true value for that setting.

    helm upgrade demo ./deploy/helm/elastic-agent \
    --set kubernetes.enabled=true \
    --set kubernetes.state.enabled=false \
    --set outputs.default.type=ESPlainAuthAPI \
    --set outputs.default.url=<ES-endpoint>:443 \
    --set outputs.default.api_key="API_KEY" \
    --set agent.unprivileged=false
  7. Run the kubectl get pods -n default command to view the running Elastic Agent pods:

    NAME                                      READY   STATUS    RESTARTS   AGE
    agent-clusterwide-demo-77c65f6c7b-trdms   1/1     Running   0          5m18s
    agent-pernode-demo-s6s7z                  1/1     Running   0          5m18s
  8. Re-run the kubectl exec command to enter one of the running Elastic Agents, substituting the correct pod name. For example:

    kubectl exec -it pods/agent-pernode-demo-s6s7z -- bash
  9. From inside the pod, run the Linux ps aux command to view the running processes.

    USER         PID %CPU %MEM    VSZ   RSS TTY      STAT START   TIME COMMAND
    root       1  0.0  0.0   1936   452 ?        Ss   23:10   0:00 /usr/bin/tini -- /usr/local/bin/docker-entrypoint -c /etc/elastic-agent/agent.yml -e
    root       9  0.9  1.3 2488368 135920 ?      Sl   23:10   0:01 elastic-agent container -c /etc/elastic-agent/agent.yml -e
    root      27  0.9  1.9 2255804 203128 ?      Sl   23:10   0:01 /usr/share/elastic-agent/data/elastic-agent-d99b09/components/agentbeat metricbeat -E
    root      44  0.3  1.8 2116148 187432 ?      Sl   23:10   0:00 /usr/share/elastic-agent/data/elastic-agent-d99b09/components/agentbeat metricbeat -E
    root      64  0.3  1.8 2263868 188892 ?      Sl   23:10   0:00 /usr/share/elastic-agent/data/elastic-agent-d99b09/components/agentbeat metricbeat -E
    root      76  0.4  1.8 2190136 190972 ?      Sl   23:10   0:00 /usr/share/elastic-agent/data/elastic-agent-d99b09/components/agentbeat filebeat -E se
    root     100  1.2  2.0 2256316 207692 ?      Sl   23:10   0:01 /usr/share/elastic-agent/data/elastic-agent-d99b09/components/agentbeat filebeat -E se
    root     142  0.0  0.0   3752  3068 pts/0    Ss   23:12   0:00 bash
    root     149  0.0  0.0   5480  2376 pts/0    R+   23:13   0:00 ps aux
  10. Run exit to leave the Elastic Agent pod.

You’ve upgraded the Elastic Agent privileges to run as root. To change the settings back, you can re-run the helm upgrade command with --set agent.unprivileged=true to return to the default unprivileged mode.

Tidy up
edit

After you’ve run through this example, run the helm uninstall command to uninstall Elastic Agent.

helm uninstall demo

The uninstall should be confirmed as shown:

release "demo" uninstalled

As a reminder, for full details about using the Elastic Agent Helm chart refer to the Elastic Agent Helm Chart Readme.