IMPORTANT: This documentation is no longer updated. Refer to Elastic's version policy and the latest documentation.

AWS module

edit

This module periodically fetches monitoring metrics from AWS CloudWatch using GetMetricData API for AWS services.

All metrics are enabled by default.

Extra AWS charges on CloudWatch API requests will be generated by this module. Please see AWS API requests for more details.

Module-specific configuration notes

edit
  • AWS Credentials

The aws module requires AWS credentials configuration in order to make AWS API calls. Users can either use AWS_ACCESS_KEY_ID, AWS_SECRET_ACCESS_KEY and/or AWS_SESSION_TOKEN, or use shared AWS credentials file. Please see AWS credentials options for more details.

If you use AWS CloudWatch cross-account observability, credentials of the monitoring account should be used here and Metricbeat will collect all metrics from both the monitoring account and the linked source accounts.

  • regions

This module also accepts optional configuration regions to specify which AWS regions to query metrics from. If the regions parameter is not set in the config file, then by default, the aws module will query metrics from all available AWS regions. If endpoint is specified, regions becomes a required config parameter.

  • latency

Some AWS services send monitoring metrics to CloudWatch with a latency to process larger than Metricbeat collection period. This will cause data points missing or none get collected by Metricbeat. In this case, please specify a latency parameter so collection start time and end time will be shifted by the given latency amount.

  • data_granularity

AWS CloudWatch allows to define the granularity of the returned data points, by setting "Period" while querying metrics. Please see MetricDataQuery parameters for more information.

By default, metricbeat will query CloudWatch setting "Period" to Metricbeat collection period. If you wish to set a custom value for "Period", please specify a data_granularity parameter. By setting period and data_granularity together, you can control, respectively, how frequently you want your metrics to be collected and how granular they have to be.

If you are concerned about reducing the cost derived by CloudWatch API calls made by Metricbeat with an extra delay in retrieving metrics as trade off, you may consider setting data_granularity and increase Metricbeat collection period. For example, setting data_granularity to your current value for period, and doubling the value of period, may lead to a 50% savings in terms of GetMetricData API calls cost.

  • endpoint

Most AWS services offer a regional endpoint that can be used to make requests. The general syntax of a regional endpoint is protocol://service-code.region-code.endpoint-code. Some services, such as IAM, do not support regions. The endpoints for these services do not include a region. In aws module, endpoint config is to set the endpoint-code part, such as amazonaws.com, amazonaws.com.cn, c2s.ic.gov, sc2s.sgov.gov.

If endpoint is specified, regions config becomes required.

  • include_linked_accounts

The include_linked_accounts parameter is used to enable the inclusion of metrics from different accounts linked to a main monitoring account. By setting this parameter to true, users can gather metrics from multiple AWS accounts that are linked through the CloudWatch cross-account observability. By default, the include_linked_accounts parameter is set to true, meaning that only metrics from the main monitoring account and all linked accounts are all collected. When set to false, the parameter allows the CloudWatch service to only retrieve metrics from the monitoring account.

Note: Users should ensure that the necessary IAM roles and policies are properly set up in order to link the monitoring account and source accounts together. Please see Link monitoring accounts with source accounts for more details.

  • tags_filter

The tags to filter against. If tags are given in config, then only collect metrics from resources that have tag key and tag value matches the filter. For example, if tags parameter is given as Organization=Engineering under AWS/ELB namespace, then only collect metrics from ELBs with tag name equals to Organization and tag value equals to Engineering. In order to filter for different values for the same key, add the values to the value array (see example)

Note: tag filtering only works for metricsets with resource_type specified in the metricset-specific configuration.

- module: aws
  period: 5m
  endpoint: amazonaws.com.cn
  regions: cn-north-1
  metricsets:
    - ec2
  tags_filter:
    - key: "Organization"
      value: ["Engineering", "Product"]
  • fips_enabled

Enforces the use of FIPS service endpoints. See AWS credentials options for more information.

- module: aws
  period: 5m
  fips_enabled: true
  regions:
    - us-east-1
    - us-east-2
    - us-west-1
    - us-west-2
  metricsets:
    - ec2

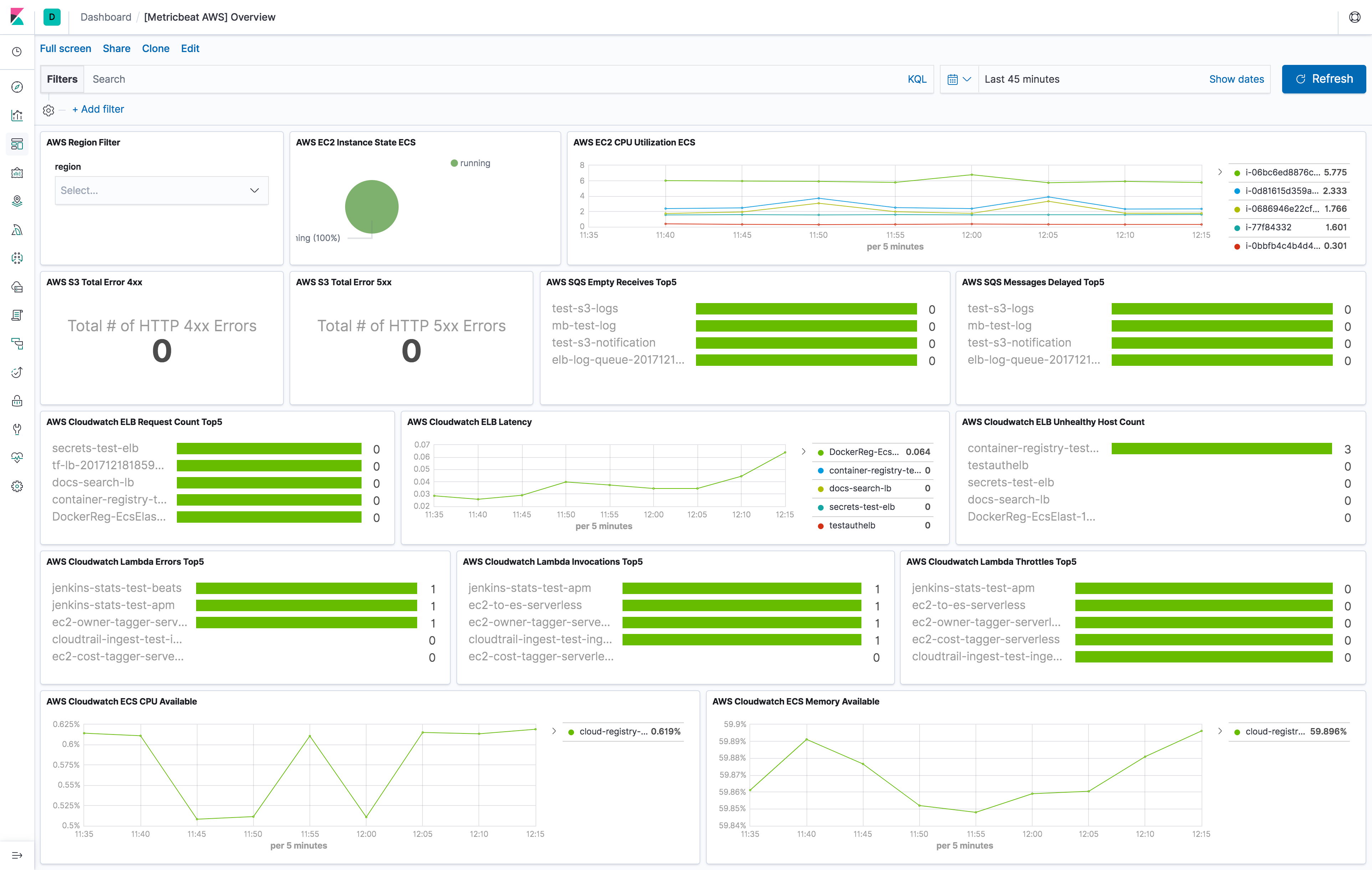
The aws module comes with a predefined dashboard. For example:

metricbeat aws overview

Metricsets

edit

Currently, we have billing, cloudwatch, dynamodb, ebs, ec2, elb, kinesis lambda, mtest, natgateway, rds, s3_daily_storage, s3_request, sns, sqs, transitgateway, usage and vpn metricset in aws module.

billing

edit

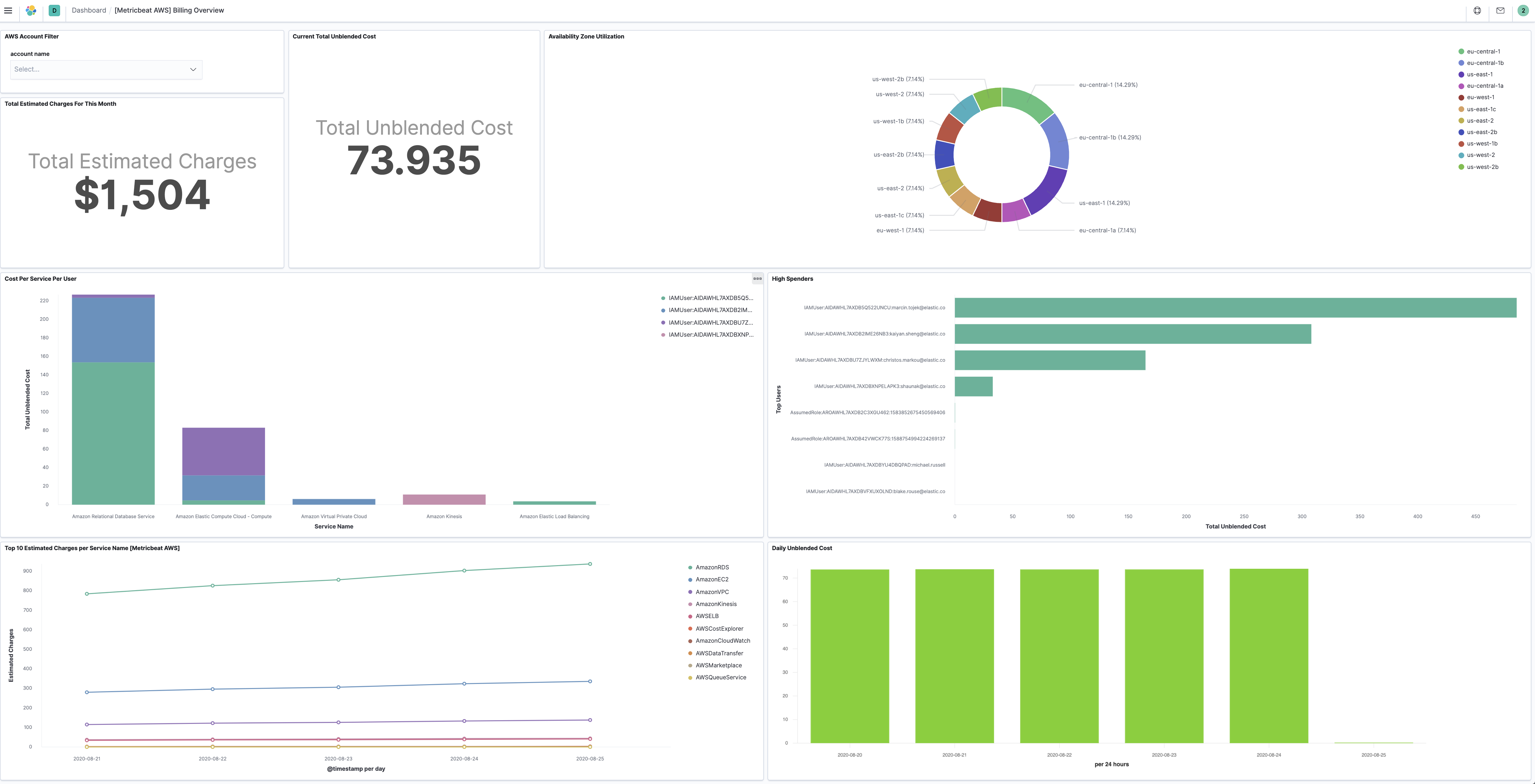
Billing metric data includes the estimated charges for every service in the AWS account and the estimated overall total charge for the AWS account. The estimated charges are calculated and sent several times daily to CloudWatch. Therefore, period in aws module configuration is set to 12h.

The billing metricset comes with a predefined dashboard:

metricbeat aws billing overview

cloudwatch

edit

This metricset allows users to query metrics from AWS CloudWatch with any given namespaces or specific instance with a given period. Please see AWS Services That Publish CloudWatch Metrics for a list of AWS services that publish metrics to CloudWatch.

dynamodb

edit

DynamoDB sends metrics to CloudWatch periodically for better monitoring how web application or service is performing.

The dynamodb metricset comes with a predefined dashboard:

metricbeat aws dynamodb overview

ebs

edit

For basic monitoring in AWS EBS volumes, data is available automatically in 5-minute periods at no charge. This includes data for the root device volumes for EBS-backed instances. User can also enable detailed monitoring for provisioned IOPS SSD (io1) volumes to automatically send one-minute metrics to CloudWatch. Default period in aws module configuration is set to 5m for ebs metricset.

The ebs metricset comes with a predefined dashboard:

metricbeat aws ebs overview

ec2

edit

By default, Amazon EC2 sends metric data to CloudWatch every 5 minutes. With this basic monitoring, period in aws module configuration should be larger or equal than 300s. If period is set to be less than 300s, the same cloudwatch metrics will be collected more than once which will cause extra fees without getting more granular metrics. For example, in US East (N. Virginia) region, it costs $0.01/1000 metrics requested using GetMetricData. Please see AWS CloudWatch Pricing for more details. To avoid unnecessary charges, period is preferred to be set to 300s or multiples of 300s, such as 600s and 900s. For more granular monitoring data you can enable detailed monitoring on the instance to get metrics every 1 minute. Please see Enabling Detailed Monitoring for instructions on how to enable detailed monitoring. With detailed monitoring enabled, period in aws module configuration can be any number larger than 60s. Since AWS sends metric data to CloudWatch in 1-minute periods, setting metricbeat module period less than 60s will cause extra API requests which means extra charges on AWS. To avoid unnecessary charges, period is preferred to be set to 60s or multiples of 60s, such as 120s and 180s.

The ec2 metricset comes with a predefined dashboard:

metricbeat aws ec2 overview

elb

edit

elb metricset collects CloudWatch metrics from classic load balancer, application load balancer and network load balancer.

All three kinds of elastic load balancing reports metrics to Cloudwatch only when requests are flowing through the load balancer. If there are requests flowing through the load balancer, Elastic Load Balancing measures and sends its metrics in 60-second intervals. If there are no requests flowing through the load balancer or no data for a metric, the metric is not reported. Therefore, period in aws module configuration is set to 1m.

The elb metricset comes with a predefined dashboard:

metricbeat aws elb overview

lambda

edit

When an invocation completes, Lambda sends a set of metrics to CloudWatch for that invocation. Default period in aws module configuration is set to 5m for lambda metricset. The lambda metricset comes with a predefined dashboard:

metricbeat aws lambda overview

natgateway

edit

CloudWatch collects information from NAT gateways and creates readable, near real-time metrics. This metricset enables users to collect these metrics from CloudWatch to monitor and troubleshoot their NAT gateway. NAT gateway metric data is provided at 1-minute intervals and therefore, period for natgateway metricset is recommended to be 1m or multiples of 1m.

rds

edit

period for rds metricset is recommended to be 60s or multiples of 60s because Amazon RDS sends metrics and dimensions to Amazon CloudWatch every minute.

The rds metricset comes with a predefined dashboard:

metricbeat aws rds overview

s3_daily_storage

edit

Daily storage metrics for S3 buckets are reported once per day with no additional cost. Since they are daily metrics, period for s3_daily_storage metricset is recommended to be 86400s or multiples of 86400s.

s3_request

edit

Request metrics are available at 1-minute intervals with additional charges. The s3_request metricset will give more granular data to track S3 bucket usage. The period for s3_request metricset can be set to 60s or multiples of 60s. But because of the extra charges for querying these metrics, the period is recommended to set to 86400s. The user can always adjust this to the granularity they want. Request metrics are not enabled by default for S3 buckets. Please see How to Configure Request Metrics for S3 for instructions on how to enable request metrics for each S3 bucket.

The s3_daily_storage and s3_request metricset comes with a predefined combined dashboard:

metricbeat aws s3 overview

sqs

edit

CloudWatch metrics for Amazon SQS queues are automatically collected and pushed to CloudWatch every 5 minutes, the period for sqs metricset is recommended to be 300s or multiples of 300s.

The sqs metricset comes with a predefined dashboard:

metricbeat aws sqs overview

transitgateway

edit

Amazon VPC reports metrics to CloudWatch only when requests are flowing through the transit gateway. If there are requests flowing through the transit gateway, Amazon VPC measures and sends its metrics in 60-second intervals. period for transitgateway metricset is recommended to be 1m or multiples of 1m.

usage

edit

CloudWatch collects metrics that track the usage of some AWS resources. These metrics correspond to AWS service quotas. Tracking these metrics can help proactively manage quotas. Service quota usage metrics are in the AWS/Usage namespace and are collected every minute. Therefore, period in aws module configuration for usage metricset is set to 1m.

The usage metricset comes with a predefined dashboard:

metricbeat aws usage overview

vpn

edit

CloudWatch collects and processes raw data from the VPN service into readable, near real-time metrics for users to better understand the performance of their web applications and services.

AWS API requests count

edit

This session is to document what are the AWS API called made by each metricset in aws module. This will be useful for users to estimate costs for using aws module.

Note: some AWS APIs need pagination like ListMetrics and GetMetricData. Count value is depends on the number of results.

ListMetrics max page size: 500, based on AWS API ListMetrics

GetMetricData max page size: 100, based on AWS API GetMetricData

AWS API Name

AWS API Count

Frequency

IAM ListAccountAliases

1

Once on startup

STS GetCallerIdentity

1

Once on startup

EC2 DescribeRegions

1

Once on startup

CloudWatch ListMetrics

Total number of results / ListMetrics max page size

Per region per collection period

CloudWatch GetMetricData

Total number of results / GetMetricData max page size

Per region per namespace per collection period

billing, ebs, elb, sns, usage and lambda are the same as cloudwatch metricset.

AWS Credentials Configuration

edit

To configure AWS credentials, either put the credentials into the Metricbeat configuration, or use a shared credentials file, as shown in the following examples.

Configuration parameters

edit
  • access_key_id: first part of access key.
  • secret_access_key: second part of access key.
  • session_token: required when using temporary security credentials.
  • credential_profile_name: profile name in shared credentials file.
  • shared_credential_file: directory of the shared credentials file.
  • role_arn: AWS IAM Role to assume.
  • external_id: external ID to use when assuming a role in another account, see the AWS documentation for use of external IDs.
  • proxy_url: URL of the proxy to use to connect to AWS web services. The syntax is http(s)://<IP/Hostname>:<port>
  • fips_enabled: Enabling this option instructs Metricbeat to use the FIPS endpoint of a service. All services used by Metricbeat are FIPS compatible except for tagging but only certain regions are FIPS compatible. See https://aws.amazon.com/compliance/fips/ or the appropriate service page, https://docs.aws.amazon.com/general/latest/gr/aws-service-information.html, for a full list of FIPS endpoints and regions.
  • ssl: This specifies SSL/TLS configuration. If the ssl section is missing, the host’s CAs are used for HTTPS connections. See SSL for more information.
  • default_region: Default region to query if no other region is set. Most AWS services offer a regional endpoint that can be used to make requests. Some services, such as IAM, do not support regions. If a region is not provided by any other way (environment variable, credential or instance profile), the value set here will be used.
  • assume_role.duration: The duration of the requested assume role session. Defaults to 15m when not set. AWS allows a maximum session duration between 1h and 12h depending on your maximum session duration policies.
  • assume_role.expiry_window: The expiry_window will allow refreshing the session prior to its expiration. This is beneficial to prevent expiring tokens from causing requests to fail with an ExpiredTokenException.

Supported Formats

edit

The examples in this section refer to Metricbeat, but the credential options for authentication with AWS are the same no matter which Beat is being used.

  • Use access_key_id, secret_access_key, and/or session_token

Users can either put the credentials into the Metricbeat module configuration or use environment variable AWS_ACCESS_KEY_ID, AWS_SECRET_ACCESS_KEY and/or AWS_SESSION_TOKEN instead.

If running on Docker, these environment variables should be added as a part of the docker command. For example, with Metricbeat:

$ docker run -e AWS_ACCESS_KEY_ID=abcd -e AWS_SECRET_ACCESS_KEY=abcd -d --name=metricbeat --user=root --volume="$(pwd)/metricbeat.aws.yml:/usr/share/metricbeat/metricbeat.yml:ro" docker.elastic.co/beats/metricbeat:7.11.1 metricbeat -e -E cloud.auth=elastic:1234 -E cloud.id=test-aws:1234

Sample metricbeat.aws.yml looks like:

metricbeat.modules:
- module: aws
  period: 5m
  access_key_id: ${AWS_ACCESS_KEY_ID}
  secret_access_key: ${AWS_SECRET_ACCESS_KEY}
  session_token: ${AWS_SESSION_TOKEN}
  metricsets:
    - ec2

Environment variables can also be added through a file. For example:

$ cat env.list
AWS_ACCESS_KEY_ID=abcd
AWS_SECRET_ACCESS_KEY=abcd

$ docker run --env-file env.list -d --name=metricbeat --user=root --volume="$(pwd)/metricbeat.aws.yml:/usr/share/metricbeat/metricbeat.yml:ro" docker.elastic.co/beats/metricbeat:7.11.1 metricbeat -e -E cloud.auth=elastic:1234 -E cloud.id=test-aws:1234
  • Use credential_profile_name and/or shared_credential_file

If access_key_id, secret_access_key and role_arn are all not given, then metricbeat will check for credential_profile_name. If you use different credentials for different tools or applications, you can use profiles to configure multiple access keys in the same configuration file. If there is no credential_profile_name given, the default profile will be used.

shared_credential_file is optional to specify the directory of your shared credentials file. If it’s empty, the default directory will be used. In Windows, shared credentials file is at C:\Users\<yourUserName>\.aws\credentials. For Linux, macOS or Unix, the file is located at ~/.aws/credentials. When running as a service, the home path depends on the user that manages the service, so the shared_credential_file parameter can be used to avoid ambiguity. Please see Create Shared Credentials File for more details.

  • Use role_arn

role_arn is used to specify which AWS IAM role to assume for generating temporary credentials. If role_arn is given, metricbeat will check if access keys are given. If not, metricbeat will check for credential profile name. If neither is given, default credential profile will be used. Please make sure credentials are given under either a credential profile or access keys.

If running on Docker, the credential file needs to be provided via a volume mount. For example, with Metricbeat:

docker run -d --name=metricbeat --user=root --volume="$(pwd)/metricbeat.aws.yml:/usr/share/metricbeat/metricbeat.yml:ro" --volume="/Users/foo/.aws/credentials:/usr/share/metricbeat/credentials:ro" docker.elastic.co/beats/metricbeat:7.11.1 metricbeat -e -E cloud.auth=elastic:1234 -E cloud.id=test-aws:1234

Sample metricbeat.aws.yml looks like:

metricbeat.modules:
- module: aws
  period: 5m
  credential_profile_name: elastic-beats
  shared_credential_file: /usr/share/metricbeat/credentials
  metricsets:
    - ec2
  • Use AWS credentials in Metricbeat configuration

    metricbeat.modules:
    - module: aws
      period: 300s
      metricsets:
        - ec2
      access_key_id: '<access_key_id>'
      secret_access_key: '<secret_access_key>'
      session_token: '<session_token>'

    or

    metricbeat.modules:
    - module: aws
      period: 300s
      metricsets:
        - ec2
      access_key_id: '${AWS_ACCESS_KEY_ID:""}'
      secret_access_key: '${AWS_SECRET_ACCESS_KEY:""}'
      session_token: '${AWS_SESSION_TOKEN:""}'
  • Use IAM role ARN

    metricbeat.modules:
    - module: aws
      period: 300s
      metricsets:
        - ec2
      role_arn: arn:aws:iam::123456789012:role/test-mb
  • Use shared AWS credentials file

    metricbeat.modules:
    - module: aws
      period: 300s
      metricsets:
        - ec2
      credential_profile_name: test-mb
  • Use IAM role ARN with shared AWS credentials file

    metricbeat.modules:
    - module: aws
      period: 5m
      role_arn: arn:aws:iam::123456789012:role/test-mb
      shared_credential_file: /Users/mb/.aws/credentials_backup
      credential_profile_name: test
      metricsets:
        - ec2

AWS Credentials Types

edit

There are two different types of AWS credentials can be used: access keys and temporary security credentials.

  • Access keys

AWS_ACCESS_KEY_ID and AWS_SECRET_ACCESS_KEY are the two parts of access keys. They are long-term credentials for an IAM user or the AWS account root user. Please see AWS Access Keys and Secret Access Keys for more details.

  • IAM role ARN

An IAM role is an IAM identity that you can create in your account that has specific permissions that determine what the identity can and cannot do in AWS. A role does not have standard long-term credentials such as a password or access keys associated with it. Instead, when you assume a role, it provides you with temporary security credentials for your role session. IAM role Amazon Resource Name (ARN) can be used to specify which AWS IAM role to assume to generate temporary credentials. Please see AssumeRole API documentation for more details.

Here are the steps to set up IAM role using AWS CLI for Metricbeat. Please replace 123456789012 with your own account ID.

Step 1. Create example-policy.json file to include all permissions:

{
    "Version": "2012-10-17",
    "Statement": [
        {
            "Sid": "VisualEditor0",
            "Effect": "Allow",
            "Action": [
                "s3:GetObject",
                "sqs:ReceiveMessage"
            ],
            "Resource": "*"
        },
        {
            "Sid": "VisualEditor1",
            "Effect": "Allow",
            "Action": "sqs:ChangeMessageVisibility",
            "Resource": "arn:aws:sqs:us-east-1:123456789012:test-fb-ks"
        },
        {
            "Sid": "VisualEditor2",
            "Effect": "Allow",
            "Action": "sqs:DeleteMessage",
            "Resource": "arn:aws:sqs:us-east-1:123456789012:test-fb-ks"
        },
        {
            "Sid": "VisualEditor3",
            "Effect": "Allow",
            "Action": [
                "sts:AssumeRole",
                "sqs:ListQueues",
                "tag:GetResources",
                "ec2:DescribeInstances",
                "cloudwatch:GetMetricData",
                "ec2:DescribeRegions",
                "iam:ListAccountAliases",
                "sts:GetCallerIdentity",
                "cloudwatch:ListMetrics"
            ],
            "Resource": "*"
        }
    ]
}

Step 2. Create IAM policy using the aws iam create-policy command:

$ aws iam create-policy --policy-name example-policy --policy-document file://example-policy.json

Step 3. Create the JSON file example-role-trust-policy.json that defines the trust relationship of the IAM role

{
    "Version": "2012-10-17",
    "Statement": {
        "Effect": "Allow",
        "Principal": { "AWS": "arn:aws:iam::123456789012:root" },
        "Action": "sts:AssumeRole"
    }
}

Step 4. Create the IAM role and attach the policy:

$ aws iam create-role --role-name example-role --assume-role-policy-document file://example-role-trust-policy.json
$ aws iam attach-role-policy --role-name example-role --policy-arn "arn:aws:iam::123456789012:policy/example-policy"

After these steps are done, IAM role ARN can be used for authentication in Metricbeat aws module.

  • Temporary security credentials

Temporary security credentials has a limited lifetime and consists of an access key ID, a secret access key, and a security token which typically returned from GetSessionToken. MFA-enabled IAM users would need to submit an MFA code while calling GetSessionToken. Please see Temporary Security Credentials for more details. sts get-session-token AWS CLI can be used to generate temporary credentials. For example. with MFA-enabled:

aws> sts get-session-token --serial-number arn:aws:iam::1234:mfa/your-email@example.com --token-code 456789 --duration-seconds 129600

Because temporary security credentials are short term, after they expire, the user needs to generate new ones and modify the aws.yml config file with the new credentials. Unless live reloading feature is enabled for Metricbeat, the user needs to manually restart Metricbeat after updating the config file in order to continue collecting Cloudwatch metrics. This will cause data loss if the config file is not updated with new credentials before the old ones expire. For Metricbeat, we recommend users to use access keys in config file to enable aws module making AWS api calls without have to generate new temporary credentials and update the config frequently.

IAM policy is an entity that defines permissions to an object within your AWS environment. Specific permissions needs to be added into the IAM user’s policy to authorize Metricbeat to collect AWS monitoring metrics. Please see documentation under each metricset for required permissions.

Running on EKS

edit
  • WebIdentity authentication flow

See documentation in order to create a IAM Role for Service account: https://docs.aws.amazon.com/eks/latest/userguide/specify-service-account-role.html

Once you have create the IRSA you can annotate metricbeat service account with it

apiVersion: v1
kind: ServiceAccount
metadata:
  annotations:
    eks.amazonaws.com/role-arn: arn:aws:iam::<ACCOUNT_ID>:role/<IRSA_ID>
  name: metricbeat
  namespace: kube-system
  labels:
    k8s-app: metricbeat

In order to enable WebIdentity authentication flow you need to add a trust relationship to the IRSA:

    {
      "Effect": "Allow",
      "Principal": {
        "Federated": "arn:aws:iam::<ACCOUNT_ID>:oidc-provider/oidc.eks.<REGION>.amazonaws.com/id/<OIDC_PROVIDER_ID>"
      },
      "Action": "sts:AssumeRoleWithWebIdentity",
      "Condition": {
        "StringEquals": {
          "oidc.eks.REGION.amazonaws.com/id/<OIDC_PROVIDER_ID>:sub": "system:serviceaccount:kube-system:metricbeat",
          "oidc.eks.REGION.amazonaws.com/id/<OIDC_PROVIDER_ID>:aud": "sts.amazonaws.com"
        }
      }
    }

In this case there’s no need to add role_arn to modules config.

Example configuration

The AWS module supports the standard configuration options that are described in Modules. Here is an example configuration:

metricbeat.modules:
- module: aws
  period: 300s
  credential_profile_name: test-mb
  metricsets:
    - ec2
  tags_filter:
    - key: "Organization"
      value: "Engineering"
- module: aws
  period: 300s
  credential_profile_name: test-mb
  metricsets:
    - sqs
  regions:
    - us-west-1
- module: aws
  period: 86400s
  metricsets:
    - s3_request
    - s3_daily_storage
  access_key_id: '${AWS_ACCESS_KEY_ID:""}'
  secret_access_key: '${AWS_SECRET_ACCESS_KEY:""}'
  session_token: '${AWS_SESSION_TOKEN:""}'
- module: aws
  period: 300s
  credential_profile_name: test-mb
  metricsets:
    - cloudwatch
  metrics:
    - namespace: AWS/EC2
      name: ["CPUUtilization"]
      dimensions:
        - name: InstanceId
          value: i-0686946e22cf9494a
    - namespace: AWS/EBS
    - namespace: AWS/ELB
      resource_type: elasticloadbalancing
      tags:
        - key: "Organization"
          value: "Engineering"
- module: aws
  period: 60s
  credential_profile_name: test-mb
  tags_filter:
    - key: "dept"
      value: "eng"
  metricsets:
    - elb
    - natgateway
    - rds
    - transitgateway
    - usage
    - vpn
- module: aws
  period: 1m
  latency: 5m
  include_linked_accounts: false
  metricsets:
    - s3_request

Metricsets

The following metricsets are available: