IMPORTANT: This documentation is no longer updated. Refer to Elastic's version policy and the latest documentation.

Suricata module

edit

This is a module to the Suricata IDS/IPS/NSM log. It parses logs that are in the Suricata Eve JSON format.

When you run the module, it performs a few tasks under the hood:

  • Sets the default paths to the log files (but don’t worry, you can override the defaults)
  • Makes sure each multiline log event gets sent as a single event
  • Uses ingest node to parse and process the log lines, shaping the data into a structure suitable for visualizing in Kibana
  • Deploys dashboards for visualizing the log data

Read the quick start to learn how to configure and run modules.

Compatibility

edit

This module has been developed against Suricata v4.0.4, but is expected to work with other versions of Suricata.

Configure the module

edit

You can further refine the behavior of the suricata module by specifying variable settings in the modules.d/suricata.yml file, or overriding settings at the command line.

This is an example of how to overwrite the default log file path.

- module: suricata
  eve:
    enabled: true
    var.paths: ["/my/path/suricata.json"]

Variable settings

edit

Each fileset has separate variable settings for configuring the behavior of the module. If you don’t specify variable settings, the suricata module uses the defaults.

For advanced use cases, you can also override input settings. See Override input settings.

When you specify a setting at the command line, remember to prefix the setting with the module name, for example, suricata.eve.var.paths instead of eve.var.paths.

eve log fileset settings

edit
var.paths
An array of glob-based paths that specify where to look for the log files. All patterns supported by Go Glob are also supported here. For example, you can use wildcards to fetch all files from a predefined level of subdirectories: /path/to/log/*/*.log. This fetches all .log files from the subfolders of /path/to/log. It does not fetch log files from the /path/to/log folder itself. If this setting is left empty, Filebeat will choose log paths based on your operating system.
var.tags
A list of tags to include in events. Including forwarded indicates that the events did not originate on this host and causes host.name to not be added to events. Defaults to [suricata].
var.internal_networks
A list of CIDR ranges describing the IP addresses that you consider internal. This is used in determining the value of network.direction. The values can be either a CIDR value or one of the named ranges supported by the network condition. The default value is [private] which classifies RFC 1918 (IPv4) and RFC 4193 (IPv6) addresses as internal.

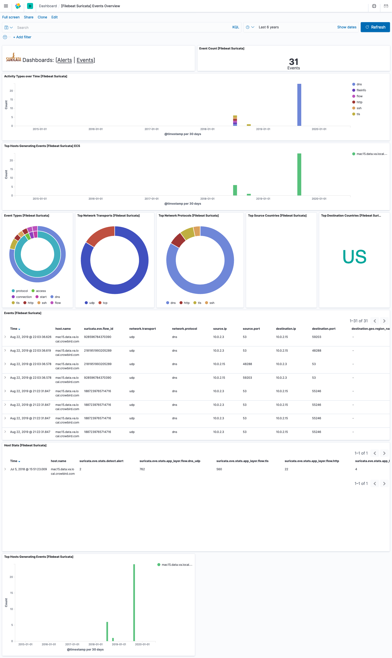
Example dashboard

edit

This module comes with sample dashboards. For example:

filebeat suricata events
filebeat suricata alerts

Fields

edit

For a description of each field in the module, see the exported fields section.