IMPORTANT: This documentation is no longer updated. Refer to Elastic's version policy and the latest documentation.

Discover

edit

You have questions about your data. What pages on your website contain a specific word or phrase? What events were logged most recently? What processes take longer than 500 milliseconds to respond?

With Discover, you can quickly search and filter your data, get information about the structure of the fields, and display your findings in a visualization. You can also customize and save your searches and place them on a dashboard.

A view of the Discover app

Explore and query your data

edit

This tutorial shows you how to use Discover to search large amounts of data and understand what’s going on at any given time.

You’ll learn to:

  • Select data for your exploration, set a time range for that data, search it with the Kibana Query Language, and filter the results.
  • Explore the details of your data, view individual documents, and create tables that summarize the contents of the data.
  • Present your findings in a visualization.

At the end of this tutorial, you’ll be ready to start exploring with your own data in Discover.

Prerequisites:

Find your data

edit

Tell Kibana where to find the data you want to explore, and then specify the time range in which to view that data.

  1. Open the main menu, and select Discover.
  2. Select the data you want to work with.

    Kibana uses a data view to tell it where to find your Elasticsearch data. To view the ecommerce sample data, open the data view menu, and then select Kibana Sample Data Ecommerce.

    How to set the data view in Discover

    To create a data view for your own data, click Create a data view. For details, refer to Create a data view.

  3. Adjust the time range to view data for the Last 7 days.

    The range selection is based on the default time field in your data. If you are using the sample data, this value was set when you added the data. If you are using your own data, and it does not have a time field, the range selection is not available.

  4. To view the count of documents for a given time in the specified range, click and drag the mouse over the chart.

Explore the fields in your data

edit

Discover includes a table that shows all the documents that match your search. By default, the document table includes a column for the time field and a column that lists all other fields in the document. You’ll modify the document table to display your fields of interest.

  1. Scan through the list of Available fields until you find the manufacturer field. You can also search for the field by name.

    Fields list that displays the top five search results

  2. Click manufacturer to view its most popular values.

    Discover shows the top 10 values and the number of records used to calculate those values.

  3. Click Add icon to toggle the field into the document table.

    How to add a field as a column in the table
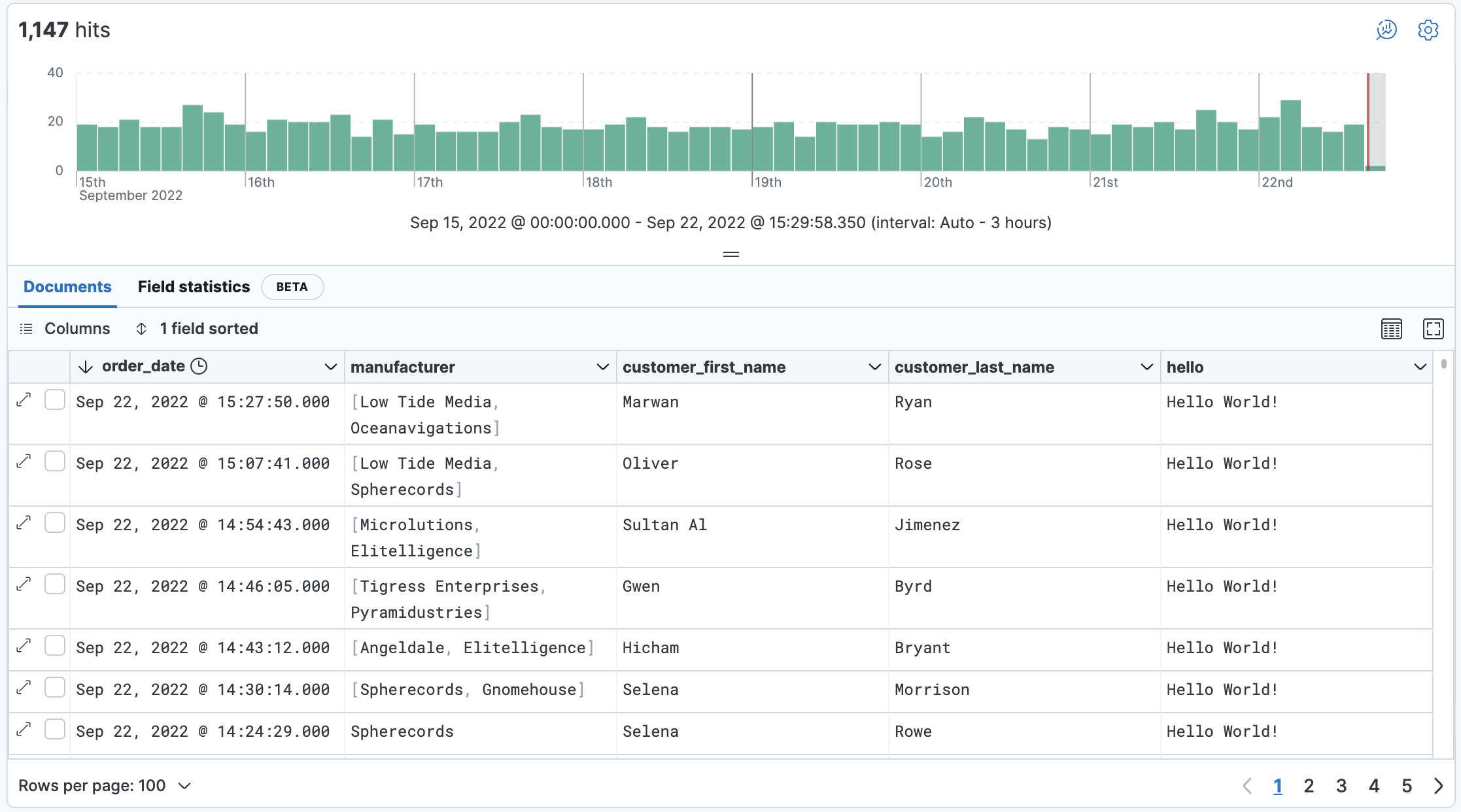
  4. Find the customer_first_name and customer_last_name fields and add them to the document table. Your table should look similar to this:

    Document table with fields for manufacturer

  5. To rearrange the table columns, click a column header, and then select Move left or Move right.
  6. To view more of the document table, click icon button for opening Show/Hide chart menu to open the Chart options menu, and then select Hide chart.

Add a field to your data view

edit

What happens if you forgot to define an important value as a separate field? Or, what if you want to combine two fields and treat them as one? This is where runtime fields come into play. You can add a runtime field to your data view from inside of Discover, and then use that field for analysis and visualizations, the same way you do with other fields.

  1. In the sidebar, click Add a field.
  2. In the Create field form, enter hello for the name.
  3. Turn on Set value.
  4. Define the script using the Painless scripting language. Runtime fields require an emit().

    emit("Hello World!");
  5. Click Save.
  6. In the fields list, search for the hello field, and then add it to the document table.

    hello field in the document tables

  7. Create a second field named customer that combines customer last name and first initial.

    String str = doc['customer_first_name.keyword'].value;
    char ch1 = str.charAt(0);
    emit(doc['customer_last_name.keyword'].value + ", " + ch1);
  8. Remove customer_first_name and customer_last_name from the document table, and then add customer.

    Customer last name

    For more information on adding fields and Painless scripting language examples, refer to Explore your data with runtime fields.

Search your data

edit

One of the unique capabilities of Discover is the ability to combine free text search with filtering based on structured data. To search all fields, enter a simple string in the query bar.

Search field in Discover

Free text searches that don’t specify a field may not return expected results depending on how the index.query.default_field index setting is configured for the indices matching the current data view.

To search particular fields and build more complex queries, use the Kibana Query language. As you type, KQL prompts you with the fields you can search and the operators you can use to build a structured query.

Search the ecommerce data for documents where the country matches US:

  1. Enter g, and then select geoip.country_iso_code.
  2. Select : for equals some value and US, and then click Refresh.
  3. For a more complex search, try:

    geoip.country_iso_code : US and products.taxless_price >= 75

Filter your data

edit

Whereas the query defines the set of documents you are interested in, filters enable you to zero in on subsets of those documents. You can filter results to include or exclude specific fields, filter for a value in a range, and more.

Exclude documents where day of week is not Wednesday:

  1. Click Add icon next to the query bar.
  2. In the Add filter pop-up, set Field to day_of_week, Operator to is not, and Value to Wednesday.

    Add filter dialog in Discover

  3. Click Add filter.
  4. Continue your exploration by adding more filters.
  5. To remove a filter, click the close icon (x) next to its name in the filter bar.

Look inside a document

edit

Dive into an individual document to view its fields and the documents that occurred before and after it.

  1. In the document table, click the expand icon double arrow icon to open a flyout with the document details to show document details.

    Table view with document expanded

  2. Scan through the fields and their values. If you find a field of interest, hover your mouse over the Actions column for filters and other options.
  3. To create a view of the document that you can bookmark and share, click Single document.
  4. To view documents that occurred before or after the event you are looking at, click Surrounding documents.

Save your search for later use

edit

Save your search so you can use it later, generate a CSV report, or use it to create visualizations, dashboards, and Canvas workpads. Saving a search saves the query text, filters, and current view of Discover, including the columns selected in the document table, the sort order, and the data view.

  1. In the toolbar, click Save.
  2. Optionally store tags and the time range with the search.
  3. Give your search a title, and then click Save.

Visualize your findings

edit

If a field can be aggregated, you can quickly visualize it from Discover.

  1. From the Available fields list, click day_of_week, and then click Visualize.

    Discover sidebar field popover with visualize button

    Kibana creates a visualization best suited for this field.

  2. From the Available fields list, drag and drop manufacturer.keyword onto the workspace.

    Visualization that opens from Discover based on your data

  3. Save your visualization for use on a dashboard.

    For geo point fields (Geo point field icon), if you click Visualize, your data appears in a map.

    Map containing documents

Share your findings

edit

To share your findings with a larger audience, click Share in the Discover toolbar. For detailed information about the sharing options, refer to Reporting.

Generate alerts

edit

From Discover, you can create a rule to periodically check when data goes above or below a certain threshold within a given time interval.

  1. Ensure that your data view, query, and filters fetch the data for which you want an alert.
  2. In the toolbar, click Alerts > Create search threshold rule.

    The Create rule form is pre-filled with the latest query sent to Elasticsearch.

  3. Configure your query and select a connector type.
  4. Click Save.

For more about this and other rules provided in alerting features, go to Alerting.

What’s next?

edit