Machine learning

edit
IMPORTANT: This documentation is no longer updated. Refer to Elastic's version policy and the latest documentation.

Machine learning

edit

As data sets increase in size and complexity, the human effort required to inspect dashboards or maintain rules for spotting infrastructure problems, cyber attacks, or business issues becomes impractical. Elastic machine learning features such as anomaly detection and outlier detection make it easier to notice suspicious activities with minimal human interference.

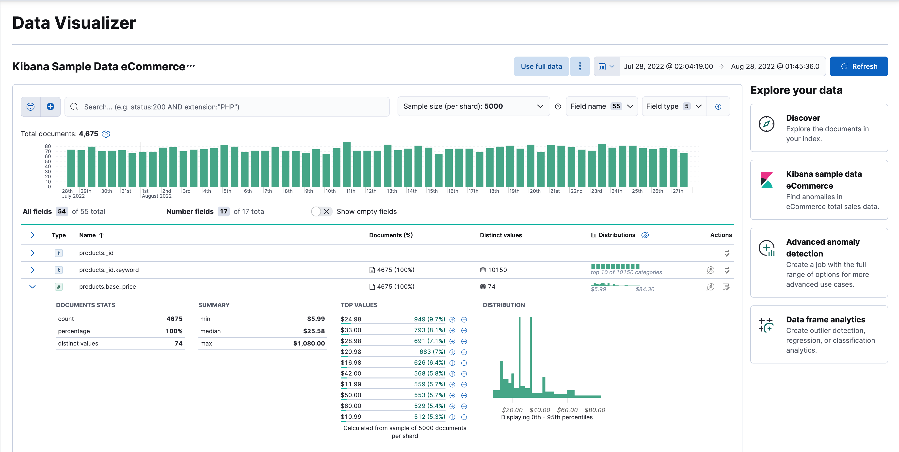
Kibana includes a free Data Visualizer to learn more about your data. In particular, if your data is stored in Elasticsearch and contains a time field, you can use the Data Visualizer to identify possible fields for anomaly detection:

Data Visualizer for sample flight data

You can also upload a CSV, NDJSON, or log file. The Data Visualizer identifies the file format and field mappings. You can then optionally import that data into an Elasticsearch index. To change the default file size limit, see fileUpload:maxFileSize advanced settings.

If Elastic Stack security features are enabled, users must have the necessary privileges to use machine learning features. Refer to Set up machine learning features.

There are limitations in machine learning features that affect Kibana. For more information, refer to Machine learning.