Kibana highlights
editKibana highlights
editThis list summarizes the most important enhancements in Kibana 7.6.2.
|
Elastic Maps improvements Color the data points on your map based on the discrete values in a categorical field. Add text labels to give your viewers more information about the data you’re overlaying on your maps. |
|
|
Embeddable maps in Canvas Incorporate a geospatial perspective into a Canvas workpad. |
|
|
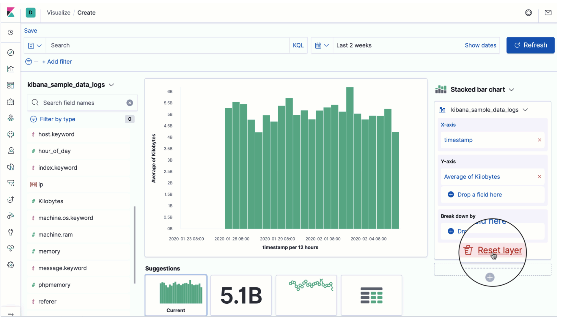
Lens improvements Use scripted fields in your visualizations, just like any other field in the index. Rapidly reset a layer with a single click instead of removing data fields one at a time. |
|
|
Nested field support Query on nested fields using KQL. You can query for a user whose first name is Tom and whose last name is Hanks, or a user whose first name is Tom and last name is Smith. Our documentation contains examples for you to follow. |
|
|
Machine learning improvements Explore the results of your classification and regression data frame analytics jobs in Kibana. Use a new wizard to create categorization anomaly detection jobs. If you use APM, there are also new pre-configured anomaly detection jobs. |
|
Learn more
editGet more details on these features in the Kibana 7.6 release blog. For a complete list of enhancements and other changes, check out the Kibana 7.6 release notes.




