IMPORTANT: No additional bug fixes or documentation updates
will be released for this version. For the latest information, see the
current release documentation.
CouchDB module
edit
IMPORTANT: This documentation is no longer updated. Refer to Elastic's version policy and the latest documentation.
CouchDB module
editThis is the couchdb module.
The default metricset is server.
Compatibility
editThe Couchdb module is tested in CI with Couchdb 1.7 and 2.3. Because of the differences between v1 and v2 for exposing metrics, the path to request metrics for each version is different:
-
v1.* uses
[host]:5984/_statsso the hosts of your config should just be[host]:5984 -
v2.* exposes metrics in various places. Local in
[host]:5986/_statsand cluster wide in[host]:5984/_node/[node-name]/_statsor[host]:5984/_node/_local/_stats. Recommended config is[host]:5986to use the local path (double check that you are using port5986) or to use the full path on5984[host]:5984/_node/[node name or _local]/_stats
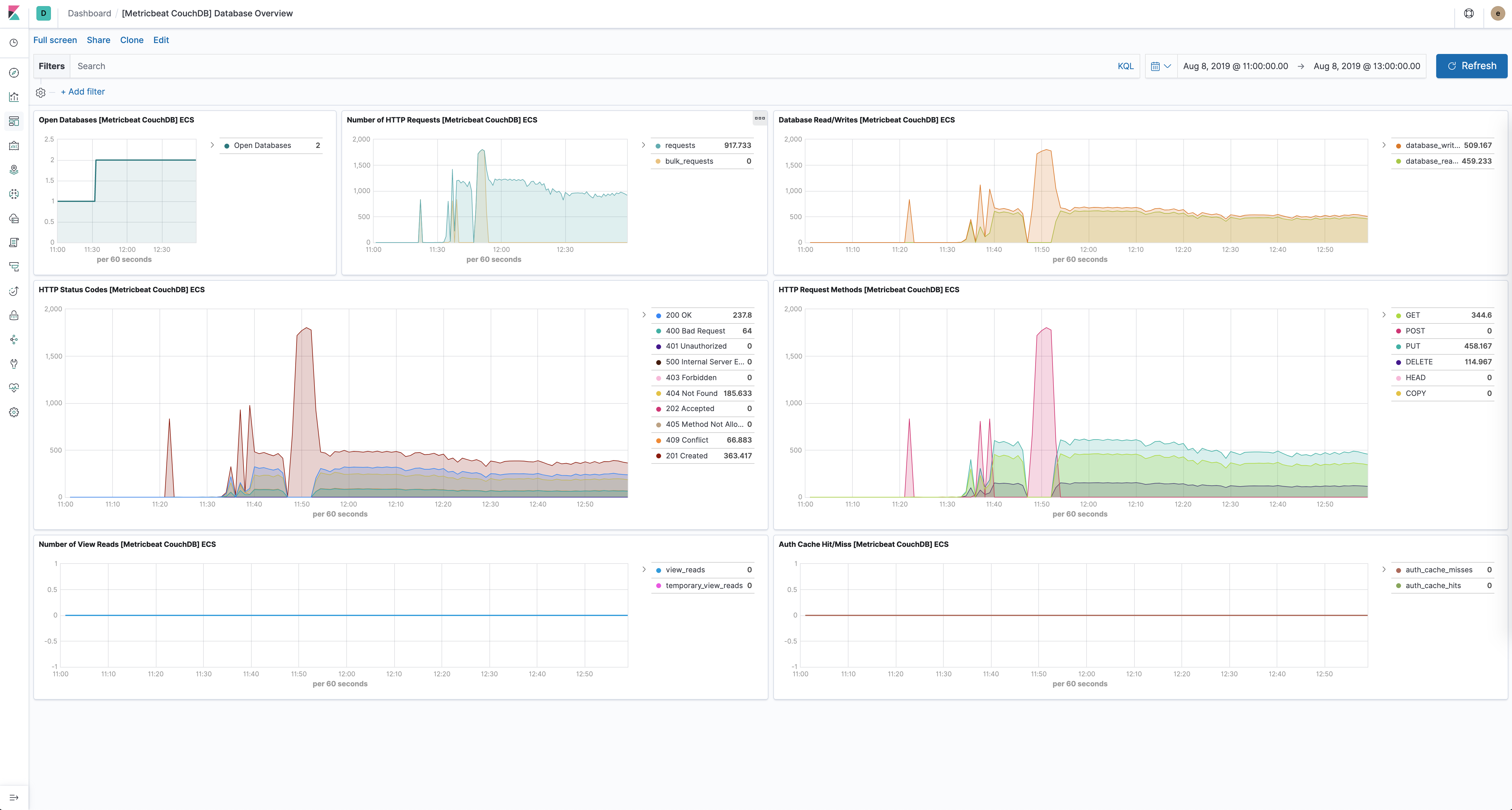
Dashboard
editThe CouchDB module comes with a predefined dashboard for CouchDB database specific stats. For example:
Example configuration
editThe CouchDB module supports the standard configuration options that are described in Modules. Here is an example configuration:
metricbeat.modules: - module: couchdb metricsets: ["server"] period: 10s hosts: ["localhost:5984"]
This module supports TLS connections when using ssl config field, as described in SSL.
It also supports the options described in Standard HTTP config options.
Metricsets
editThe following metricsets are available: