IMPORTANT: This documentation is no longer updated. Refer to Elastic's version policy and the latest documentation.

System package dataset

edit

This functionality is in beta and is subject to change. The design and code is less mature than official GA features and is being provided as-is with no warranties. Beta features are not subject to the support SLA of official GA features.

This is the package dataset of the system module.

It is implemented for Linux distributions using dpkg or rpm as their package manager, and for Homebrew on macOS (Darwin).

Example dashboard

edit

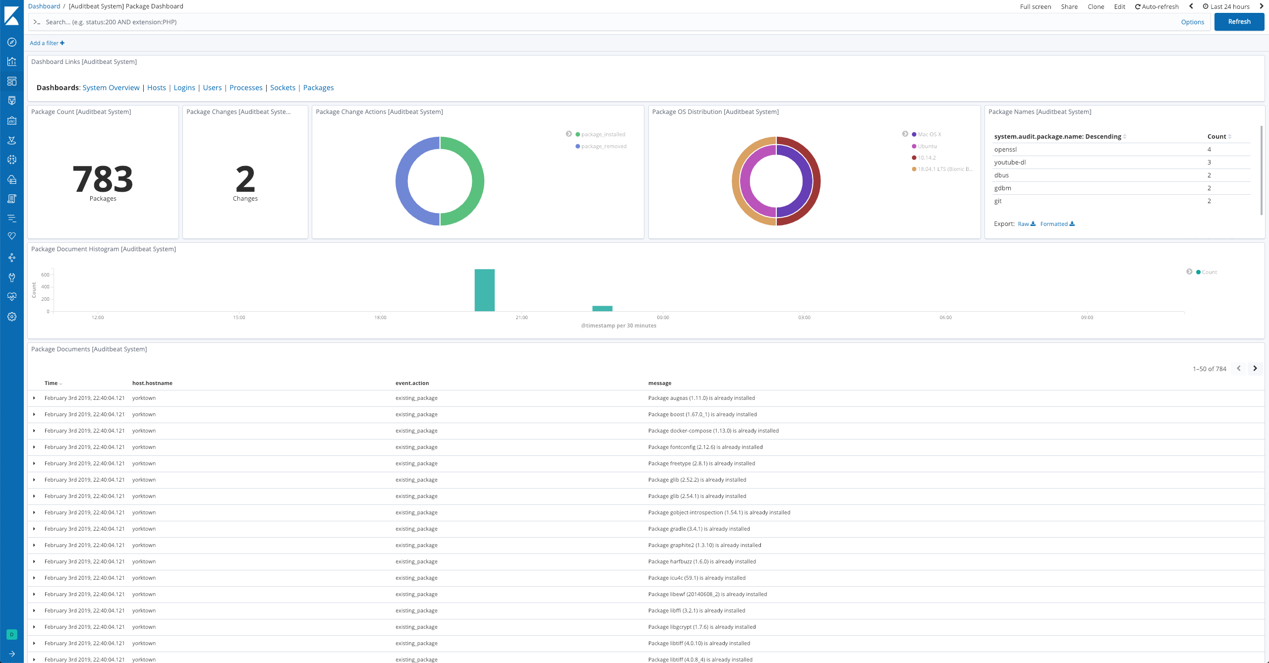
The dataset comes with a sample dashboard:

Auditbeat System Package Dashboard

Fields

edit

For a description of each field in the dataset, see the exported fields section.

Here is an example document generated by this dataset:

{
    "@timestamp": "2017-10-12T08:05:34.853Z",
    "event": {
        "action": "existing_package",
        "dataset": "package",
        "id": "5cafbacd-9288-4022-be30-521db563f669",
        "kind": "state",
        "module": "system"
    },
    "message": "Package zstd (1.3.5) is already installed",
    "service": {
        "type": "system"
    },
    "system": {
        "audit": {
            "package": {
                "entity_id": "wsRV2fmTddn+/GHa",
                "installtime": "2018-08-30T18:41:23.85657356+01:00",
                "name": "zstd",
                "summary": "Zstandard is a real-time compression algorithm",
                "url": "https://facebook.github.io/zstd/",
                "version": "1.3.5"
            }
        }
    }
}