IMPORTANT: No additional bug fixes or documentation updates
will be released for this version. For the latest information, see the
current release documentation.
System package dataset
edit
IMPORTANT: This documentation is no longer updated. Refer to Elastic's version policy and the latest documentation.
System package dataset
editThis functionality is in beta and is subject to change. The design and code is less mature than official GA features and is being provided as-is with no warranties. Beta features are not subject to the support SLA of official GA features.
This is the package dataset of the system module.
It is implemented for Linux distributions using dpkg or rpm as their package manager, and for Homebrew on macOS (Darwin).
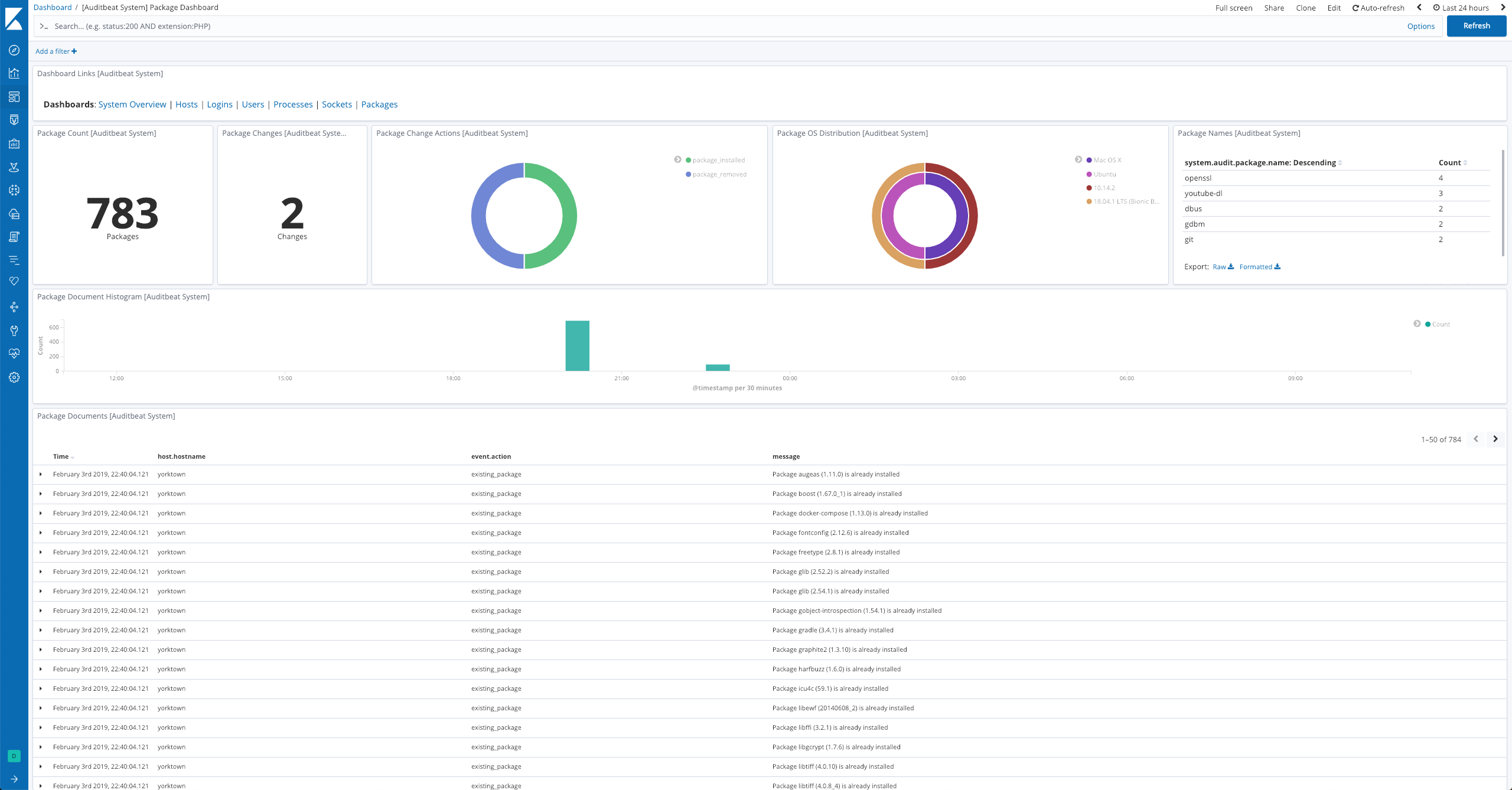
Example dashboard
editThe dataset comes with a sample dashboard:

Fields
editFor a description of each field in the dataset, see the exported fields section.
Here is an example document generated by this dataset:
{
"@timestamp": "2017-10-12T08:05:34.853Z",
"event": {
"action": "existing_package",
"dataset": "package",
"id": "5cafbacd-9288-4022-be30-521db563f669",
"kind": "state",
"module": "system"
},
"message": "Package zstd (1.3.5) is already installed",
"service": {
"type": "system"
},
"system": {
"audit": {
"package": {
"entity_id": "wsRV2fmTddn+/GHa",
"installtime": "2018-08-30T18:41:23.85657356+01:00",
"name": "zstd",
"summary": "Zstandard is a real-time compression algorithm",
"url": "https://facebook.github.io/zstd/",
"version": "1.3.5"
}
}
}
}