A newer version is available. Check out the latest documentation.

View Behavioral Analytics events

edit

Refer to Events reference for a complete list of the fields logged by events.

Once you’ve started tracking events using the Behavioral Analytics Tracker, you can view them on a pre-built dashboard in Kibana.

View events in the Overview dashboard

edit

The Overview dashboard provides a quick overview of the following:

  • Searches
  • No results
  • Clicks
  • Sessions

This allows you to quickly check both absolute numbers and trends (tracked in percentage changes) about these events. Find this dashboard under Search > Behavioral Analytics> your-collection > Overview.

The following screenshot shows an example Overview dashboard:

Analytics Overview dashboard showing the number of searches

View events in the Explorer dashboard

edit

The Explorer dashboard provides a more detailed view of your events. Find this dashboard under Search > Behavioral Analytics> your-collection > Explorer.

Here you can find and search over the following:

  • Search terms
  • Top clicked results
  • No results
  • Locations
  • Referrers

You can also easily sort in ascending or descending order by clicking on the header arrows.

The following screenshot shows the Locations tab of an Explorer dashboard, with a list of top locations in descending order:

Explorer dashboard showing the top locations in descending order

Discover and Lens

edit

For more detailed analysis, you can view events in the Kibana Discover app. The Behavioral Analytics UI will guide you here from the Explorer dashboard. You can dig into the details using Discover and then generate visualizations using Lens.

Discover works with data views. You’ll find a data view automatically created for your collection, named behavioral_analytics.events-<your-collection>. This data view will be pre-selected in the data view dropdown menu. Use this menu to switch between data views for different collections.

The following screenshot shows you where to find the data view dropdown menu in Discover:

Analytics Discover app showing the data view dropdown menu

Discover has a lot of options, but here’s a quick overview of how to get started:

  • Filter your data by searching for terms, such as search, page_view, and search_click. You’ll see a time series of hits that match your search.
  • Search for "event" in the field name search bar. For example:

    • Select event.action. You’ll find a list of all the events you’ve sent and their frequency distribution.
  • Search for search.query to find all search queries.
  • Select Visualize to create a Lens visualization.

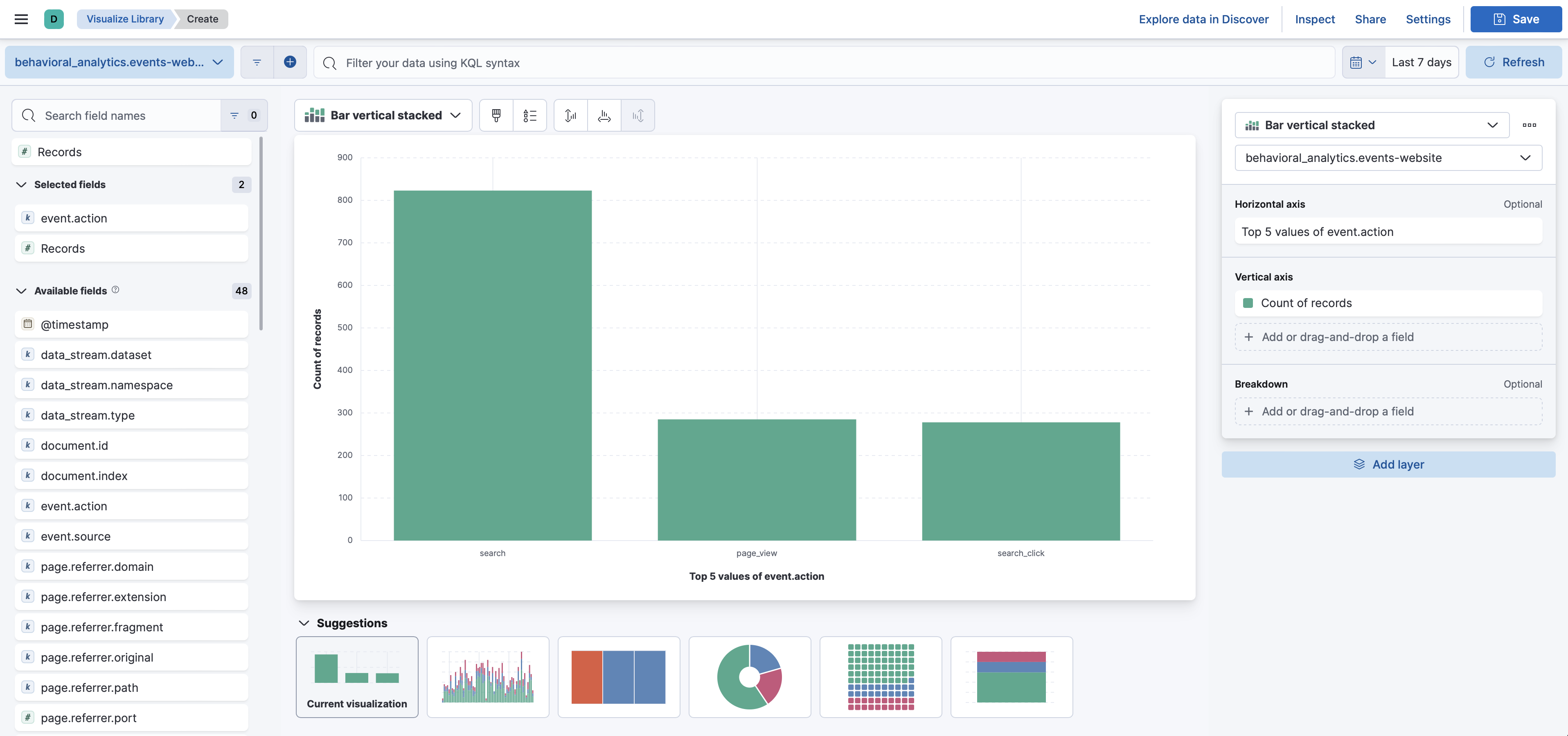
The following screenshot shows a Lens visualization of an event.action distribution:

Analytics Discover app showing a Lens visualization of an event action distribution
Learn more
edit

Read the Discover documentation.

Read the Lens documentation.