A newer version is available. For the latest information, see the
current release documentation.
Diagnosing through Azureedit
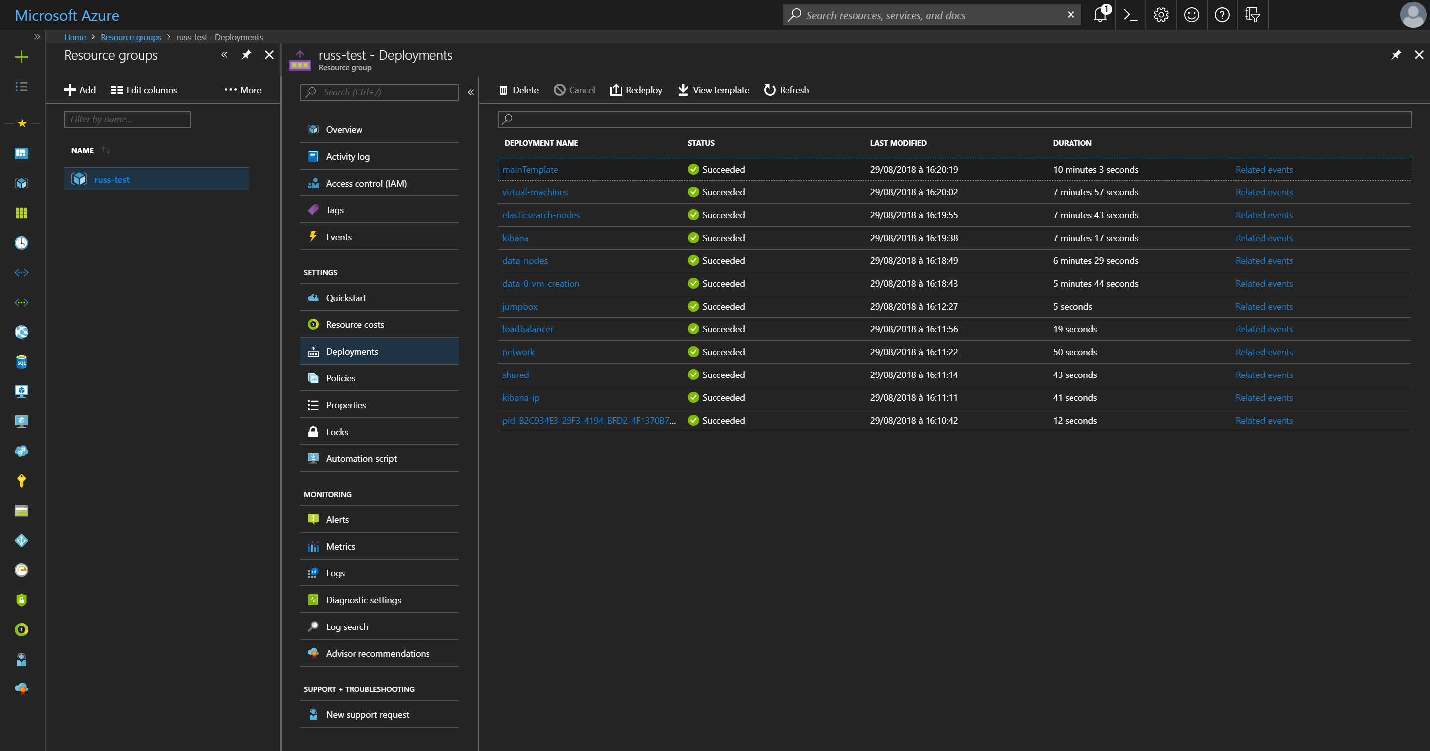
There may be transient deployment issues that prevent one or more resources from being deployed successfully. An overview of the status of deploying resources can be found within the Azure portal by selecting the resource group, then navigating to the Deployments menu item:
The status of each deployment is listed, along with the duration. Each deployment name listed refers to the names of resources within the ARM template, with resources in linked templates listed under the linked template resource name.
The same information can be retrieved using Azure CLI tools
Azure CLI 2.0.
# Get all operations
az group deployment operation list --name mainTemplate \
--resource-group "<resource group>" \
--out json
# Check those that haven't been provisioned successfully
az group deployment operation list --name mainTemplate \
--resource-group "<resource group>" \
--out json \
--query "[?properties.provisioningState != 'Succeeded']"
Azure PowerShell.
# Get all operations
Get-AzureRmResourceGroupDeploymentOperation -DeploymentName mainTemplate `
-ResourceGroupName "<resource group>"
# Check those that haven't been provisioned successfully
Get-AzureRmResourceGroupDeploymentOperation -DeploymentName mainTemplate `
-ResourceGroupName "<resource group>" | ?{ $_.Properties.ProvisioningState -ne "Succeeded" }