A newer version is available. Check out the latest documentation.

System package dataset

edit

This is the package dataset of the system module.

It is implemented for Linux distributions using dpkg or rpm as their package manager, and for Homebrew on macOS (Darwin).

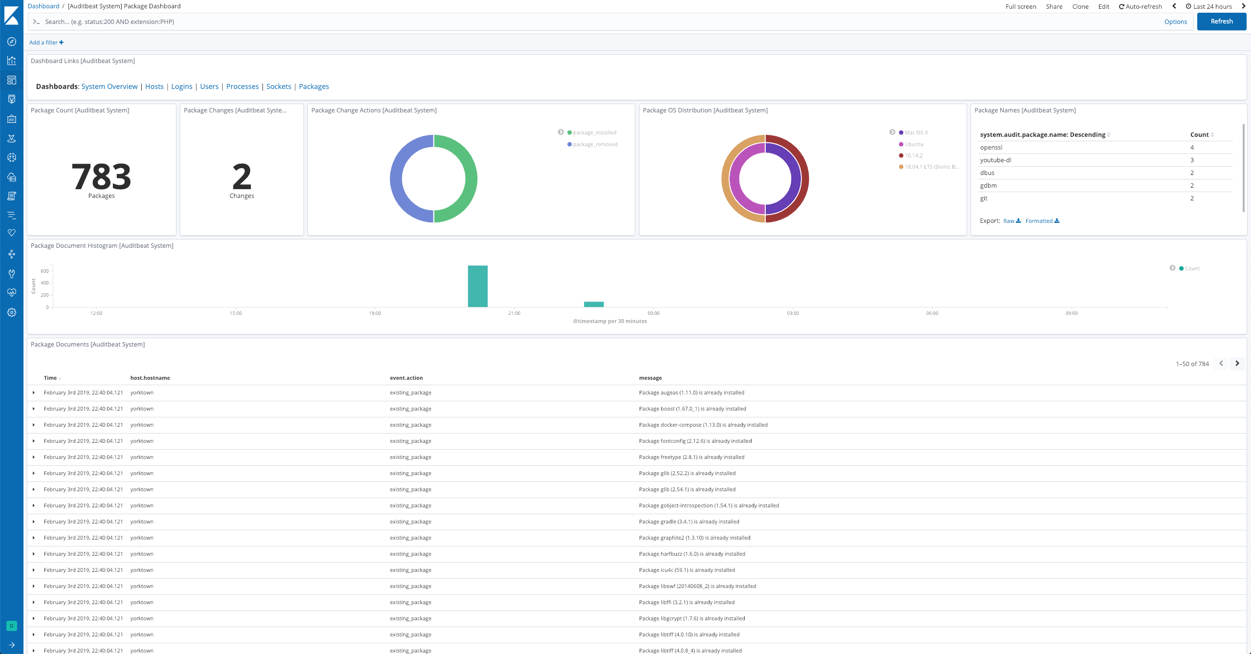
Example dashboard

edit

The dataset comes with a sample dashboard:

Auditbeat System Package Dashboard

Fields

edit

For a description of each field in the dataset, see the exported fields section.

Here is an example document generated by this dataset:

{
    "@timestamp": "2017-10-12T08:05:34.853Z",
    "event": {
        "action": "existing_package",
        "category": [
            "package"
        ],
        "dataset": "package",
        "id": "6bed65c5-9797-4fb7-9ec7-2d1873c54371",
        "kind": "state",
        "module": "system",
        "type": [
            "info"
        ]
    },
    "message": "Package zstd (1.5.4) is already installed",
    "package": {
        "description": "Zstandard is a real-time compression algorithm",
        "installed": "2023-02-15T20:40:24.390086982-05:00",
        "name": "zstd",
        "reference": "https://facebook.github.io/zstd/",
        "type": "brew",
        "version": "1.5.4"
    },
    "service": {
        "type": "system"
    },
    "system": {
        "audit": {
            "package": {
                "entity_id": "SxYD3ZMh/Ym0lBIk",
                "installtime": "2023-02-15T20:40:24.390086982-05:00",
                "name": "zstd",
                "summary": "Zstandard is a real-time compression algorithm",
                "url": "https://facebook.github.io/zstd/",
                "version": "1.5.4"
            }
        }
    }
}